3.4 Устройство и работа составных частей культиватора
Рама культиватора (рисунок 3.3) имеет шарнирно-секционное устройство и состоит:
– на КШУ-12 из центральной рамы 2, двух рам обводных 48, двух крыльев 42, двух подкрылков 35 и двух приставок 31, присоединенных болтами 32, гайками 33, шайбами 34;
– на КШУ-12-01 из центральной рамы, двух рам обводных, двух крыльев;
– на КШУ-12-02 из центральной рамы и двух крыльев.
На культиваторе КШУ-12 обводные рамы с крыльями образуют две СРЕДНИЕ СЕКЦИИ, а подкрылки с приставками – две БОКОВЫЕ.
На культиваторе КШУ-12-01 обводные рамы и крылья образуют две БОКОВЫЕ СЕКЦИИ.
На культиваторе КШУ-12-02 крылья являются БОКОВЫМИ СЕКЦИЯМИ.
Отсоединение проставок 31 (рисунок 3.3) позволяет изменить ширину захвата культиватора до 10 м.
Фиксаторами (рисунок 3.4) в положении 2, 8 при работе культиватора запираются соединительные шарниры между центральной и обводными рамами, а для дальнего транспортирования фиксаторы устанавливаются в положение 3, 6.
Опоры 16 (рисунок 3.3), установленные с помощью скоб 15 на переднем брусе средних секций на расстоянии 905 мм от соединительного шарнира боковых и средних секций до плато фиксатора, предназначены для фиксации сложенных боковых секций.
Сложенные секции запираются замками 4 (рисунок 3.4).
На модификациях культиватора – КШУ-12-01 (-02) подобные узлы отсутствуют.
Сница (рисунок 3.5) присоединяется к центральной раме с помощью скоб 13, 15-18 и предназначена для агрегатирования культиватора с трактором.
К центральной тяге сницы шарнирно крепится подставка 5 (рисунок 3.5), предназначенная для установки сницы на высоту скобы трактора. В работе и при транспортировании подставка должна быть поднята в положение 1 и зафиксирована замком в положении 2. При отсоединении культиватора от трактора подставку необходимо опустить и зафиксировать замком в положении 5.
Страховая цепь 8 (рисунок 3.5) сницы служит для блокировки на случай аварийного отсоединения культиватора от трактора.
Механизм подката колес (рисунок 3.6) состоит из двух пар колес на пневматических шинах 6,5?16 (6,0?16) с давлением воздуха 0,245 МПа (2,5 кгс/см2), соединенных через толкатель 11 с поворотными валами 2, 3-6, установленными в опорах 34.
Валы механизма подката соединены с гидроцилиндром гидротрассы 11 (рисунок 3.7), 4 (рисунки 3.8, 3.9).
В транспортном положении гидроцилиндр запирается фиксатором, расположенным в положении 14 (рисунок 3.6), закрепленным на одной оси 15 с гидроцилиндром.

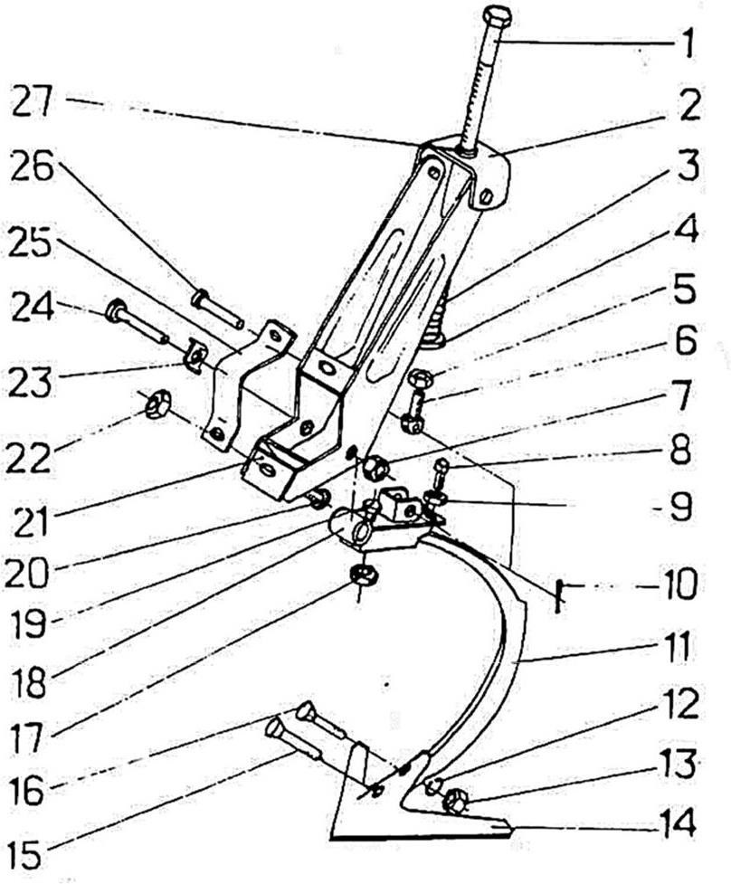
Рисунок 3.3 – Рама культиватора КШУ-12 (правая сторона от центра культиватора):1 – фиксатор; 2 – рама; 3,6 – фиксатор; 4 – винт, накладка, цапфа, шплинт 6.3?50; 5 – гайка, винта, цапфа, шплинт 6,3?50, шплинт 8?56; 7 – фиксатор, шплинт, пружинный 5,0х64; 8 – ось28?115 шплинт 6.3?50; 9,10 – фиксатор (транспортное положение); 11,14,17,30 – тяга; 12 – ось 28?138, гайка М20, шайба 20, шплинт 5?32; 13,38 –планка; 15 – гайка M16, шайба 16,65Г, скоба 2М 16?98?110; 16 – опора, амортизатор, ось 16?125, шплинт 4?25; 18 – ось 28?132; 19,28 – шайба 12; 20,27– шайба 12 65Г; 21,26 – гайка M12; 22 – ось 40?178; 23 – шплинт 5?32; 24 – гайка М20; 25 – шайба 20; 29 – ось; 31 – проставка; 32 – болт М 16?45; 33,40 – гайка М16; 34,39 – шайбы 16.65Г; 35 – подкрылок; 36 – шайба ШЭЗ-25; 37 – ось 28?90; 41 – шплинт 2.5x28; 42 – крыло; 43 – ось 20?95, шплинт 5?32; 44 – 6олт М20х120, гайка N420; 45,51 – шайба 20.65Г; 46,50 – стяжка; 47,52 – гайка М20; 48 – рама обводная; 49 – ось 28?132, накладка, гайка М20, шайба 20, шплинт 4?40; 53 – рычат; 54 – ось 40?210, шайба, шплинт 8?56; 55 – стяжка, гайка М20, шайба 20, шплинт 4?40; 56 – болт М120?55, гайка М20, шайба 16 65Г. Шайба; 20, 57– опора; 58 – амортизатор, ось 16?125, шплинт 4?25

Рисунок 3.4 – Фиксация шарниров:1, 4 – замки; 2, 8 – положение фиксаторов при работе в поле; 3, 6 – положение фиксаторов для дальнего транспортирования; 5, 9 – винты; 7 – фиксатор, пружинный шплинт 5,0?64
При переводе культиватора в рабочее положение необходимо расфиксировлть шток гидроцилиндра п перевести фиксатор в положение 13 (рисунок 3.6).
Механизм регулировки глубины хода рабочих органов центральной рамы культиватора представляет собой винтовую пару 1 (рисунок 3.6), которая через качалку 40 связана с гидроцилиндром 11 (рисунок 3.7), 4 (рисунки 3.8, 3.9). При вкручивании или выкручивании винта изменяется положение гидроцилиндра, через механизм подката меняется положение колес относительно рамы и тем самым изменяется глубина обработки. Один полный оборот винта соответствует изменению глубины обработки почвы на 15 мм.
На боковых секциях установлены одинарные колеса (рисунок 3.10) на пневматических шинах 6,5?16 (6,0?160) с давлением воздуха в шине 0,245 МПа (2,5 кгс/см2). Механизм регулировки глубины хода рабочих органов боковых секций 2 (рисунок 3.10) представляет собой винтовую пару, которая связывает кронштейн колеса с кронштейном на раме.

Рисунок 3.5 – Сница: А – положение подставки при работе (транспортировании): 2 – положение замка для фиксации подставки в рабочем положении; 3 – положение замка для фиксации подставки при отсоединении культиватора от трактора; 4 – винт; 5 – положение подставки при отсоединении культиватора от трактора; 6 – тяга; 7, 14 – лучи; 8 – цепь страховая, ось 25?80, шплинт пружинный 5,0?64; 9 – болт 2М20?120, гайка М20, шайба 20, шплинт 4?40; 10 – болт М120x75, гайка М20, шайба 20 65Г; 11 – держатель рукавов высокого давления, 12 – табличка; 13, 17 – скоба 2М20?149?200, гайка М20, шайба 20.65Г; 5, 16 – скоба 2М20?132?200, гайка М20, шайба 20 65 Г; 18 – скобы 2М20?102?200, гайка М20, шайба 20 65Г
При вращении винта кронштейн 3 оси колеса меняет положение, перемещая колеса по высоте относительно рамы. Для предотвращения самоотвинчивания винта устанавливается фиксатор в положение 5. При регулировке глубины хода рабочих органов фиксатор устанавливается в положение 1. Для предотвращения сброса фиксатора с головки винта на нижнюю перемычку паза фиксатора надевается шплинт пружинный 27. Один оборот винта соответствует изменению глубины обработки почвы на 15 мм.
Гидротрасса культиватора КШУ-12 (рисунок 3.7) состоит из двух самостоятельных участков с двумя парами выводов к трактору.

Рисунок 3.6 – Механизм подката:1 – винт; 2, 36 – вал; 3, 16, 17 – масленка 1.2.Ц6; 4 – втулка; 5 – шплинт 10?90, втулка, компенсатор; 9 – ступица;10 – ось 20?95, шплинт 5?32, 11 – толкатель; 12 – ось 32?140, накладка, шплинт 8?56; 13 – положение фиксатора при работе культиватора; 14 – положение фиксатора при дальнем транспортировании; 15 – ось25?120; 18 – шплинт 8?56; 19 – накладка; 20 – шина 6,5?x16; 21 – диск и обод; 22 – шайба; 23 – гайка М20; 24 – шайба 12.65Г; 25 – болт М12?20; 26 – крышка, 27 – прокладка, 28 – шплинт 4?40; 29– подшипник 207; 30 – подшипник 208; 31 – втулка; 32– манжета 55?80; 33 – колпачок; 34 – опора, болт M16?40 болт М16?100. гайка М16. шайба 16?4. шайба 16 65Г; 35 – ось 32?140; 38– втулка; 39 – ось 32?105 накладка, шплинт 8?56; 40 – качалка
А) Первый участок состоит из трех гидроцилиндров 11, 44, трубопроводов 3, тройников 2, 49, рукавов высокого давления 1, 8, 10, 47, 48, 50, 53 и служит для подъема и опускания средних секций культиватора при переводе из рабочего положения в транспортное и обратно, для подъема их на поворотных полосах в конце гона, а также для подката колес центральной рамы.
Замедлительный клапан 46, устанавленный на гидроцилиндре 44, позволяет обеспечить опережающее срабатывание гидроцилиндра 11 по отношению к гидроцилиндрам 44, т.е. сначала происходит подкат колес центральной рамы и только после этого производится подъем боковых секций в транспортное положение.

Рисунок 3.7 – Гидротрасса культиватора КШУ-12: 6,8,16 – рукав высокого давления (L=1805); 2, 14, 18, 49 – тройник проходной; 3 – трубопровод (L=1796-3 шт., L=1791-1 шт); 4, 23, 26, 33– скоба М10?92?100, гайка M10, шайба 10.65Г; 5, 28, 32 – кронштейн; 6, 25, 27, 31 – болт М8?30, гайка М8, шайба 8.65Г; 7 – корпус правый в сборе, 9, 36, 53 – рукав высокого давления (L=705); 10 – рукав высокого давления (L=1005); 11 – гидроцилиндр Ц-100?200-2; 12 – штуцер ввертной; 13 – сапун выносных цилиндров;15, 30, 39 – трубопровод (L=636); 17, 20, 47, 48 – рукав высокого давления (L=505), 19, 34, 45, 52 – угольник ввертной с уплотняющей гайкой, 21 – гидроцилиндр 1-80?320; 22 – кронштейн; 24, 29 – скоба; 35,46 – клапан замедлительный; 37,51 – сапун, 38 – ось 40x80, 39 – шлинт 8?56; 40 – кронштейн; 41 – скоба 2М10?92?80, гайка М10, шайба 10.65Г; 42 – скоба; 43 – болт М8?25, гайка М8, шайба 8.65Г; 44 – гидроцилиндр I-80?800; 50 – рукав высокого давления (L=2005)
Б) Второй участок состоит из четырех гидроцилиндров 21, трубопроводов 3, 15, 30, 39, тройников 14,18 и рукавов высокого давления 8, 9, 16, 17, 20, 36 и предназначен для складывания боковых секций. На гидроцилиндрах 21 установлены замедлительные клапаны 35, это позволяет обеспечивать уменьшение скорости складывания или раскладывания боковых секций, т.е. только после срабатывания механизма подката колес центральной рамы.
Гидротрасса культиватора КШУ-12-01 (рисунок 3.8) состоит из гидроцилиндра 4 механизма подката колес центральной рамы, двух гидроцилиндров 10 подъема боковых секций (обводных рам с крыльями) в транспортное положение, трубопроводов 18, 22, рукавов высокого давления 2, 3, 9, 11, 13, 16, замедлительного клапана 8, обеспечивающего срабатывание гидроцилиндров 10 складывания боковых крыльев с запаздыванием, опережающе срабатывает гидроцилиндр 4 механизма подката колес центральной рамы.

Рисунок 3.8 – Гидротрасса культиватора КШУ-12-01: 1 – ко рпус правый в сборе; 2, 16 – рукав высокого давления (L= 1805); 3 – рукав высокого давления (L= 1005); 4 – гидроцилиндр Ц-100?200-2; 5 – штуцер ввертной; 6, 14 – сапун; 7, 15 – угольник ввертной с уплотняющей гайкой; 8 – клапан замедлительный; 9, 11 – рукав высокого давления (L=505); 10 – гидроцилиндр I-80x800; 12, 17 – тройник проходной; 13 – рукав высокого давления (L=2005); 18 – трубопровод (L=1796); 19 – кронштейн; 20 – скоба 2М 10?92?100/25, гайка М10, шайба 10.65Г; 21 – скоба; 22 – трубопровод (L= 1791); 23 – болт М8?30. гайка М8. шайба 8 65Г; 24 – держатель, скоба 2М 10?92?100?25. гайка M10, шайба 10 65Г
Гидротрасса культиватора КШУ-12-02 (рисунок 3.9) состоит из гидроцилиндра 4 механизма подката колес центральной рамы, одного гидроцилиндра 10 подъема боковых секций (крыльев) в транспортное положение, трубопроводов 18, 22, рукавов высокого давления 2, 3, 9, 11, 16, замедлительного клапана 8, обеспечивающего срабатывание гидроцилиндра 10 складывания боковых крыльев с запаздыванием, опережающе срабатывает гидроцилиндр 4 механизма подката колес центральной рамы.
Рабочие органы: стрельчатые или рыхлительные лапы имеют индивидуальное крепление к брусьям рамы с помощью подвески со стойкой 11 (рисунок 3.11) и выполняют следующие технологические операции:
– стрельчатые лапы (ширина захвата 330 мм) для культивации на глубину до 6–12 см;
– стрельчатые лапы (ширина захвата 220 мм) и рыхлительные лапы (ширина захвата 220 мм) для рыхления на глубину до 6–12 см.
Стойка 11 (рисунок 3.11) рабочего органа – кованая. Наличие упругой кованой стойки в сочетании с пружиной сжатия 3 позволяет ему совершать в почве автоколебания, что ведет к снижению тягового сопротивления, а также позволяет рабочему органу (лапе) самоочищаться от сорных растений.
При наезде рабочего органа на препятствие стойка 11 (рисунок 3.11) отходит назад, при этом пружина 3 сжимается, а минуя препятствие, стойка возвращается в исходное положение под воздействием сжатой пружины. При сборке подвески пружина должна быть сжата до размера 250 мм.
Крепление лапы 14 (рисунок 3.11) к стойке осуществляется двумя болтами 15, 16. При сборке рекомендуется после затяжки гаек 13 крепления болтов осадить их молотком, затем подтянуть крепление.
Подвески рабочих органов крепятся на раме в местах, обозначенных метками в виде полосы шириной 5 мм с помощью скоб 25, болтов 20 и гаек 22.
Заравнивающее приспособление (роторная или пружинная боронка) предназначена для крошения и осаживания взрыхленной почвы, подготавливаемой под посев.
Роторная боронка (рисунок 3.12) представляет собой вал с приваренными к нему через определенные промежутки дисками, соединенными прутками, расположенными по винтовой линии.

Рисунок 3.9 – Гидротрасса культиватора КШУ-12-02: 1 – корпус правый в сборе; 2,16 – рукав высокого давления (L=1805); 3 – рукав высокого давления (L=1005); 4 – гидроцилиндр Ц-100?200-2; 5 – штуцер ввертной; 6 – сапун; 7,15 – угольник ввертной с уплотняющей гайкой; 8 – клапан замедлительный; 9,11 – рукав высокого давления (L= 2005); 10 – гидроцилиндр I-80x800; 17 – тройник проходной; 18 – трубопровод (L=1796), 19 – кронштейн; 20 – скоба 2М 10?92?100/25. гайка M10, шайба 10.65Г; 21 – скоба; 22 – трубопровод (L=1791); 23 – болт М8?30, гайка М8, шайба 8.65Г; 24 – держатель, скоба 2 М 10?92?100/25. гайка M10, шайба 10.65Г
Присоединяется роторная боронка к заднему брусу рамы с помощью кронштейнов 13, тяг 2, нажимных штанг 14 с пружинами 16 за места, обозначенные метками в виде круга.
Головки болтов 21 ротора должны находиться справа по ходу культиватора.

Рисунок 3.10 – Колесо: 1 – положение фиксатора при регулировке глубины; 2 – механизм регулировки;3 – кронштейн; 4,26 – шплинт 6,3?50; 5 – положение фиксатора при работе; 6 –шплинт 10?71; 7 – шайба; 8 – шплинт 4?40; 9 – колпачок; 10 – манжета 1.2-55?80; 11 – болт опорного колеса; 12 – шина 6,5?16; 13 – подшипник 208; 14 – втулка; 15 – ступица; 16 – диск с ободом; 17 – гайка крепления диска колеса; 18 – шайба 12.65Г, 19 – болт M12?20; 20 – крышка; 21 – прокладка; 22 – гайка корончатая М20; 23 – шайба; 24 – подшипник 207; 25 – кольцо С72; 27 – шплинт пружинный 5,0?64
Для изменения усилия воздействия бороны на почву установлены нажимные штанги 14 с пружинами 16. Перестановкой оси 3 в отверстиях штанги и кронштейна можно изменять усилия сжатия пружины.
Подвески рабочих органов крепятся на раме в местах, обозначенных метками в виде полосы шириной 5 мм с помощью скоб 25, болтов 20 и гаек 22.
Заравнивающее приспособление (роторная или пружинная боронка) предназначено для крошения и осаживания взрыхленной почвы, подготавливаемой под посев.

Рисунок 3.11 – Подвеска рабочих органов: 1 – стяжка; 2 – регулятор; 3 – пружина; 4 – шайба; 5 – гайка M16; 6 – кулиса; 7 – гайка M12, шайба 12.65Г, шайба 12.01; 8 – винт АМ12х30; 9 –гайка М12; 10 – шплинт 5?28; 11 – стойка Н.043.16.503; 12 – шайба 10.65Г; 13 – гайка М10; 14 – лапа 5,5 (Н.043.05.402-02); 15 – болт Н.043.00.601; 16 – болты.043.00.601-01; 17 – гайка М16, шайба 16.65Г; 18 – держатель; 19 – болт 16?40; 20 – болт 16?60; 21 – кронштейн; 22 – гайка M16, шайба 16.65Г; 23 – упор; 24 – ось; 25 – скоба; 26 – ось 18?65, 27 – шайба

Рисунок 3.12 – Боронка роторная:1 – скоба 2М16?61?115; 2, 22 – тяги; 3 – ось 12?65; 4 – шплинт 3,2?20; 5 – ось 16?75, 6 – шплинт 4,0?25; 7, 12, 19 – гайки М16; 8, 11, 20 – шайбы 16.65Г; 9 – скоба 5М16?115?120; 10 – шайба 16.02; 13 – кронштейн; 14 – штанга нажимная; 15, 17 – колпачок; 16 – пружина, 18 – вага; 21 – болт М16?45; 23 – подшипник; 24 – ротор
Боронка пружинная (рисунок 3.13) представляет собой набор зубьев 25 с подпружинниками 22, 23, установленными на брусе.
Боронка пружинная крепится к заднему брусу рамы культиватора с помощью кронштейнов 13. тяг 2 и крепежа за места, обозначенные метками в виде круга.
Для очистки рабочих органов от земли и растительных остатков на культиваторе установлен чистик (рисунок 3.14).
Для обозначения габаритов культиватора при транспортировке по дорогам служат сигнальные щитки (рисунок 3.15). Впереди культиватора на расстоянии 350 мм от оси соединительного шарнира средней и боковой секций до центра щитка установлены два сигнальных щитка с белыми световозвращателями 5 (рисунок 3.15). Сзади культиватора на брусе роторных или пружинных боронок, расположенных на центральной раме, симметрично на расстоянии 2900 мм друг от друга (по центрам щитков) установлены два сигнальных щитка с красными световозвращателями.

Рисунок 3.13 – Боронка пружинная: 1 – скоба M16?61?95/35, гайка М16, шайба 16.65Г; 2 – тяга; 3 – ось 12?65; 4 – шплинт 3,2?20; 5 – ось 16?75; 6 – шплинт 4,0?25; 7,12 – гайка М16; 8.1 – шайба 16.65Г; 9 – скоба 5М16?115?120/35; 10 – шайба 16.02; 13 – кронштейн; 14 – штанга нажимная; 15, 17 – колпачок; 16 – пружина; 18 – гайка М10; 19 – шайба 10.65Г; 20 – болт М10?30; 21 – скоба; 22, 23 – подпружинник; 24 – хомутик, 25 – зуб; 26, 27 – зуб в сборе

Рисунок 3.14 – Чистик: 1 – кронштейн подвески рабочих органов; 2 – пружина; 3 – чистик; 4 – рама (крыло)

Рисунок 3.15 – Щиток сигнальный: 1 – крыло; 2 – щиток; 3 – гайка M10, шайба 10.65Г, скоба 2М 10?92?100/25; 4 – болт М6?16, гайка М6, шайба 6.65Г; 5 – световозвращатель ФП 315 (белый)

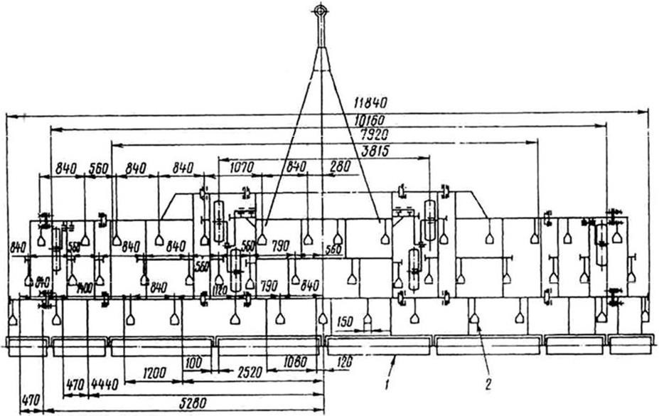
Рисунок 3.16 – Схема расстановки рабочих органов:1 – механизм подката; 2 – сница; 3 – рама; 4 – подвеска; 5 – колесо; 6 – боронка роторная; 7 – щиток сигнальный

Рисунок 3.17 – Схема расстановки рабочих органов: 1 – боронка роторная; 2 – рабочий орган
Более 800 000 книг и аудиокниг! 📚
Получи 2 месяца Литрес Подписки в подарок и наслаждайся неограниченным чтением
ПОЛУЧИТЬ ПОДАРОКДанный текст является ознакомительным фрагментом.