Глава 3 ПЕРЕДАТЧИКИ КОМАНД

Существуют различные типы передатчиков команд: индукционный, инфракрасный, лазерный… схемы которых представлены в данной главе.

Однако в большинстве систем дистанционного управления для передачи используется радиоканал, обладающий наилучшими эксплуатационными параметрами, но весьма сложный в изготовлении и настройке — ему посвящен основной материал.

Знакомство с радиопередатчиком начинается ab ovo: рассматриваются (кратко) физические принципы, лежащие в основе (модуляция, классы усиления и т. п.), а затем, согласно блок-схеме, элементы реальных конструкций.

3.1. Индукционный передатчик

Принципиальная схема

Если предполагается управлять моделью в домашних условиях, то вполне приемлемым можно считать использование индукционного передатчика. Он практически не создает помех окружающим электронным приборам в силу малой мощности передатчика и применения низкой частоты. Фактически, канал связи представляет собой подобие трансформатора. Роль первичной обмотки играет индукционная петля большого диаметра, располагаемая, например под плинтусом по периметру комнаты.

Вторичная обмотка находится на модели и представляет собой катушку с большим количеством витков, намотанных на ферритовом стержне. Наводимый в ней слабый сигнал усиливается затем простейшим УНЧ.

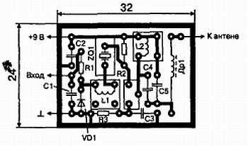
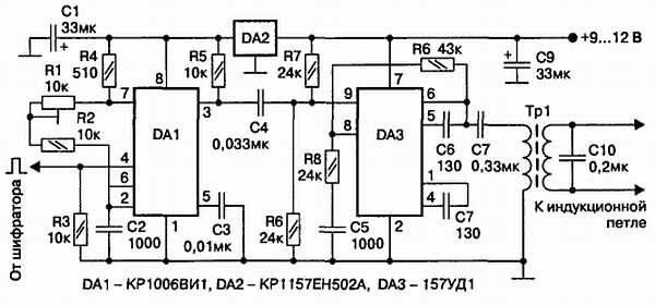
Принципиальная схема передатчика приведена на рис. 3.1.

Рис. 3.1. Принципиальная схема индукционного передатчика

При использовании шифраторов с частотным кодированием можно подавать в индукционную петлю непосредственно командные сигналы, однако чтобы передатчик был универсальным по отношению к различным типам шифраторов, применена схема с дополнительным низкочастотным генератором. Он реализован на микросхеме DA1 и вырабатывает сигнал частотой 30 кГц при подаче на управляющий вход (вывод 4 DA1) информации с выхода шифратора.

Фактически на выходе устройства получается амплитудно-модулированный сигнал с очень низкой несущей. С вывода 3 DA1 этот сигнал подается на вход мощного операционного усилителя DA3, нагрузкой которого служит трансформатор Тр1, согласующий выход усилителя с малым сопротивлением индукционной петли. Напряжение питания задающего генератора стабилизировано микросхемой DA2, чтобы исключить уход параметров вырабатываемых сигналов при разряде питающей батареи. Конденсатор С10 служит для подавления высших гармоник в спектре выходного сигнала.

Детали и конструкция

Резисторы и конденсаторы, используемые в схеме, могут быть любых типов. Микросхема DA1 может быть заменена импортным аналогом, например NE555, без изменения рисунка печатной платы. Трансформатор Тр1 выполнен на кольце из феррита 2000НМ, минимальные размеры которого 18x8x5 мм. Первичная обмотка содержит 150 витков медного провода диаметром 0,18 мм. Вторичная — 15 витков диаметром 0,8 мм. Индукционная петля прокладывается по периметру комнаты и содержит 5–7 витков изолированного провода (можно и многожильного) диаметром 0,5 мм.

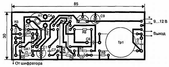
Печатная плата изображена на рис. 3.2.

Рис. 3.2. Печатная плата передатчика

Настройка

Настройка передатчика заключается в установке частоты контролируемых на выводе 3 DA1 колебаний. Необходимо временно вход передатчика (вывод 4 DA1) подключить к плюсу питания (вывод 8 DA1), обеспечив тем самым непрерывную генерацию. Вращением оси потенциометра частота генерации устанавливается равной 30–50 кГц. Включив передатчик совместно с приемником, можно подобрать величину конденсатора С10 по максимуму амплитуды колебаний на выходе приемника, поскольку этот конденсатор совместно с вторичной обмоткой Тр1 и индукционной петлей образует параллельный колебательный контур.

3.2. Инфракрасный передатчик

Принципиальная схема

Как и предыдущий вариант, этот передатчик обеспечивает небольшую дальность действия (до 10 м). Кроме того, светодиоды, используемые в качестве излучателей, обладают направленностью, что позволяет управлять моделью лишь в пределах зоны облучения. Чувствительный элемент приемника — фотодиод — также имеет не круговую диаграмму направленности, что накладывает ограничение на его ориентацию относительно передатчика. Однако такие устройства очень просты и не являются источниками радиочастотных помех.

Обойти же указанные недостатки можно, применяя несколько свето- и фотодиодов, соединенных параллельно. Автором, например была изготовлена гоночная трасса, передающие светодиоды на которой имитировали дорожные фонари, расставленные вдоль нее, чем и обеспечивалось сплошное перекрытие зоны управления. Для управления четырьмя автомобилями использовался общий передатчик с восьмиканальным шифратором (по два канала на каждую модель).

Распознавание «своих» команд на моделях производилось использованием соответствующей пары выходов восьмиканальных дешифраторов, одинаковых для всех моделей.

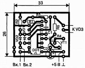
Принципиальная схема (рис. 3.3) содержит входной инвертор, обеспечивающий запуск как положительными, так и отрицательными импульсами с выходов шифраторов. На элементах DD1.2, DD1.3 собран генератор поднесущей, настроенный на 30 кГц, что обеспечивает излучение пачек импульсов, модулированных входным сигналом. Это благотворно сказывается на помехозащищенности приемника, установленного на модели. Ключевой каскад на составном транзисторе обеспечивает коммутацию излучающего инфракрасного светодиода VD3. Резистор R4 ограничивает ток через светодиод. Его подбором можно изменять выходную мощность передатчика.

Рис. 3.3. Принципиальная схема инфракрасного передатчика

Приемник, рассмотренный в разделе 4.2, содержит активный фильтр, настроенный на частоту 30 кГц, поэтому настройка передатчика сводится к установке такой же частоты генерации подбором величины резистора R1. Частоту импульсов контролируют по осциллографу, подключенному к выводу 11 DD1.4, переведя устройство в режим непрерывной генерации временным подключением Вх.2 к плюсу источника питания.

Детали и конструкция

Чертеж печатной платы передатчика изображен на рис. 3.4. Вместо указанного на схеме светодиода можно применить три параллельные цепочки, каждая из которых представляет последовательное соединение светодиода АЛ107Б (AЛ108AM) и резистора на 10 Ом. Резистор R5 при этом можно изъять.

Рис. 3.4. Печатная плата ИК-передатчика

3.3. Лазерный передатчик

Особенности лазерного канала

Трудно сказать, использует ли кто-нибудь лазерную указку по прямому назначению, но радиолюбители на ее базе разработали большое количество различных конструкций.

Очевидно, что для управления объектом с помощью узкого луча необходимо постоянно ориентировать его на вход фотоприемника. Для подвижных моделей это неприемлемо, а вот при стационарном расположении передатчика и приемника такой вариант вполне жизнеспособен. Лазерный канал связи успешно использовался автором в серьезном устройстве для дистанционного управления параметрами блока, находившегося под напряжением в 150 кВ. Условия работы не позволяли применять ни проводной канал из-за утечек высокого напряжения по проводам, ни радиоканал из-за высокого уровня помех, создаваемых управляемым блоком.

Внимание! Лазерное излучение представляет серьезную опасность для здоровья человека: неосторожное обращение с лазером может привести к частичной или полной потере зрения. Категорически запрещается направлять лазерную указку на людей и животных.

Принципиальная схема

Принципиальная схема лазерного передатчика (рис. 3.5) представляет собой электронный ключ на транзисторе VT2, в коллекторную цепь которого включена лазерная указка через ограничитель тока на транзисторе VT1. Никакой настройки устройство не требует.

Печатная плата приведена на рис. 3.6.

Рис. 3.5. Принципиальная схема лазерного передатчика

Рис. 3.6. Печатная плата лазерного передатчика

3.4. Общие сведения о радиопередатчиках

3.4.1. Требования к основным характеристикам передатчиков

Все требования изложены в «Инструкции о порядке регистрации и эксплуатации любительских радиостанций», введенной в действие 15 сентября 1996 года приказом Главгоссвязьнадзора России № 52 от 08.08.96 г. Пункт 12.4 этого приказа гласит:

«Для радиоуправления моделями разрешается использовать радиопередатчики, работающие в диапазонах 28–28,2 МГц и 144–146 МГц мощностью не более 1 Вт, с занимаемой полосой частот не более 25 кГц и в полосе 26,957—27,283 МГц, мощностью до 0,5 Вт и полосой не более 20 кГц».

Под занимаемой полосой понимается интервал частот, за пределами которого средняя мощность излучения не превышает 0,5 % всей средней мощности излучаемого сигнала. Кроме того, Государственная комиссия по радиочастотам при Минсвязи России приняла решение № 7/5 от 02.04.01 г. «Об утверждении “Перечня радиоэлектронных средств, для которых не требуется разрешения на приобретение” и “Перечня радиоэлектронных средств, для которых не требуется разрешения на использование”», а Минсвязи России ввел его приказом № 136 от 10.05.2001.

Выдержки из этих документов приведены в табл. 3.1.

Постановлением Правительства Российской Федерации от 17.07.96 № 832 «Особью условия приобретения радиоэлектронных средств и высокочастотных устройств» (в редакции постановлений Правительства Российской Федерации от 07.08.98 № 909 и от 25.02.2000 № 157) определено, что не требуется разрешения органов государственной радиочастотной службы при Министерстве Российской Федерации по связи и информатизации на приобретение:

♦ абонентских терминалов глобальных систем подвижной персональной спутниковой связи;

♦ абонентских терминалов сети подвижной персональной спутниковой связи системы «Евтелтракс»;

♦ бесшнуровых телефонных аппаратов (радиотелефонов) с мощностью излучения передатчиков не более 10 мВт, работающих в полосах частот, выделенных Государственной комиссией по радиочастотам (ГК.РЧ);

♦ детских радиопереговорных устройств и радиоуправляемых игрушек, работающих в полосе радиочастот 26957—27283 кГц с мощностью излучения передатчиков не более 10 мВт.

Подробнее с указанными документами можно познакомиться в местных отделениях ГИЭ, где также будет необходимо зарегистрировать передатчик, если его средняя мощность превышает 10 мВт.

Таблица 3.1. Радиоэлектронные средства, не требующие разрешения на приобретение

Радиоэлектронное средство ∙ Частота, МГц ∙ Допустимая мощность, мВт

• Абонентские радиостанции CDMA протокола IS-95 при работе в отведенных диапазонах частот ∙ 828–837, 873–882 ∙ -

• Абонентские (использующие не более одного абонентского номера) стационарные радиотелефоны стандарта СТ-2 ∙ 864–868.2 ∙ 10

• Абонентские (использующие не более одного абонентского номера) стационарные радиотелефоны стандарта DECT ∙ 1880–1900 ∙ 10

• Абонентские терминалы подвижной спутниковой связи системы «ИН-МАРСАТ» стандартов А, В, С. М, М4. Mini-M, D01+. D02+ ∙ 1530–1544,1555-1559- космос — Земля; 1626,5-1645, 1656,5-1660-Земля — космос ∙ -

• Концертные радиомикрофоны ∙ 165,70; 166,10; 166,50; 167,15 ∙ 20

• Концертные радиомикрофоны ∙ 151–216, 175–230, 470–638, 710–726 ∙ 5

• Радиомикрофоны типа "Караоке" ∙ 66–74, 87.5-92, 100–108 ∙ 10

• Устройства охранной радиосигнализации автомашин ∙ 26.945 ∙ 2000

• Устройства охранной радиосигнализации автомашин ∙ 433,075–434,79; 433,92 ±0.2 % ∙ 5

• Устройства охранной радиосигнализации помещений ∙ 26.960 ∙ 2000

• Устройства дистанционного управления, охранной сигнализации и оповещения ∙ 433,9210.2 %; 433,075–434,79 ∙ 10

• Аппаратура радиоуправления моделями (самолетов, катеров и т. п.) ∙ 28 (28–28.2) ∙ 1000

• Аппаратура радиоуправления моделями (самолетов, катеров и т. п.) ∙ 40 (40,66–40,7) ∙ 1000

• Радиоэлектронные средства для обработки штрих-кодовых этикеток и передачи информации, полученной с этих этикеток ∙ 433,075–434,79; 433,92 ± 0.2 % ∙ 10

• Слухоречевые радиотренажеры для людей с дефектами слуха ∙ 33.2-57.5 ∙ 10

3.4.2. Структурная схема радиопередатчика

Командная посылка, сформированная шифратором, представляет собой последовательность прямоугольных импульсов, пригодных для непосредственного управления исполнительными механизмами только при использовании проводного канала связи между пультом управления и управляемым объектом. Но даже в этом случае сигнал в канал связи целесообразно подавать через дополнительное устройство — эмиттерный повторитель.

Дело в том, что у большинства рассмотренных шифраторов достаточно большое выходное сопротивление, а дешифраторы, как будет показано далее, собраны в основном на микросхемах серии КМОП, имеющих также высокое входное сопротивление. В таких условиях даже маломощные помехи (наводки от сети и т. п.) могут создавать в проводной линии напряжения, достаточные для срыва нормальной работы канала передачи. С этим утверждением легко согласиться, если вспомнить, что напряжение (действующее его значение) на сопротивлении R, при подводе к нему мощности Р, определяется выражением U = √(PR).

Легко подсчитать, что при мощности наводок всего в 1 мкВт и входном сопротивлении микросхемы 1 Мом, наводимое на ее входе напряжение составит 1 В. Если линию передачи подключить к выходу эмиттерного повторителя с нагрузочным сопротивлением, например в 100 Ом, то наводки в рассматриваемом примере снизятся до 10 мВ. Управление по проводной линии связи имеет смысл применять для стационарных объектов, удаленных на небольшие расстояния от пульта управления.

В случае применения радиоканала необходим передатчик, работающий в соответствующем частотном диапазоне. На рис. 3.7 приведена обобщенная структурная схема такого устройства. В конкретных реализациях передатчиков отдельные элементы этой схемы могут отсутствовать, тем не менее, полезно рассмотреть работу устройства по полной схеме.

Рис. 3.7. Структурная схема радиопередатчика

Задающий генератор обеспечивает формирование высокочастотных колебаний. Основным требованием к нему является обеспечение как можно более высокой стабильности частоты. Связано это с тем, что полоса пропускания приемников делается весьма узкой, чтобы снизить уровень внешних и внутренних шумов, снижающих чувствительность. Очевидно, стабильность частоты передатчика должна быть такой, чтобы его сигнал не выходил за пределы полосы пропускания приемника даже при максимальном уходе частоты от номинального значения.

Известно, что для любой схемы генератора справедливо утверждение: чем меньше его мощность, тем выше стабильность частоты вырабатываемых им колебаний. Обычно мощность не превышает 3–5 мВт, и только в простейших однокаскадных передатчиках доходит до 10 мВт, что является верхней границей для передатчиков, не требующих получения разрешения на постройку. Дальность действия аппаратуры в этом случае, даже для высокочувствительных приемников, составляет 100–120 м.

При необходимости, мощность повышают в последующих каскадах. Частично это происходит в буферном каскаде, основное назначение которого заключается в снижении влияния последующих каскадов на условия работы задающего генератора. Одновременно в буферном каскаде может быть организовано умножение частоты обычно в два, максимум — в три раза.

Дело в том, что иногда частоту задающего генератора целесообразно выбирать в целое число раз меньшей, чем необходимая частота излучения. В этом случае упрощается схемотехника задающего генератора и процедура его настройки. Кроме того, иногда непросто найти кварцевый резонатор, имеющий непосредственно требуемую частоту.

Усилитель мощности решает задачу доведения мощности излучения до требуемого уровня, от которого, в конечном счете, зависит дальность действия канала связи. Часто эти каскады с целью повышения КПД рассчитывают на нелинейный режим работы (при этом образуются высшие гармоники значительной амплитуды). Для их эффективного подавления на выходе передатчика устанавливается колебательная система. Помимо фильтрации она решает еще одну очень важную задачу согласования выходного сопротивления передатчика с входным сопротивлением антенны, что необходимо для максимизации КПД устройства в целом.

Модулятор обеспечивает управление одним из параметров высокочастотных колебаний по закону изменения командной посылки. Обычно изменяется или амплитуда колебаний, или частота. При амплитудной модуляции, обычно 100-процентной, называемой манипуляцией, целесообразно реализовывать ее не в задающем генераторе, а в последующих каскадах. Дело в том, что любое вмешательство в работу задающего генератора ухудшает его стабильность. Если же генератор имеет кварцевую стабилизацию, то в силу высокой добротности кварцевого генератора колебания нарастают и спадают за время, соизмеримое с длительностями генерируемых импульсов, что приводит к существенному «завалу» фронтов, а значит и к изменению длительности импульсов.

Это создает дополнительные сложности в процессе управления, так как именно в длительности зачастую и закодирована передаваемая команда. Манипуляция в выходном каскаде также не всегда оправдана, так как приходится коммутировать значительные мощности, требующие соответственно и повышенной мощности модулятора. Наиболее целесообразно реализовывать манипуляцию в промежуточных (буферных) каскадах.

Частотная модуляция может быть реализована только в задающем генераторе, поскольку именно он и определяет значение генерируемой частоты. Для изменения частоты необходимо менять значение параметра одного из реактивных элементов, входящих в состав генератора. Проще всего реализовать изменение емкости, применяя в составе колебательных систем генераторов варикапы.

В бескварцевых генераторах варикап включается в состав частотозадающего колебательного контура, а в кварцевых — последовательно с кварцевым резонатором, что позволяет перестраивать частоту в приемлемом диапазоне. Достоинствами частотной модуляции являются простота реализации и высокая помехозащищенность канала связи.

3.4.3. Модуляция

Основные положения

Одним из нормируемых параметров излучения передатчиков является активная ширина спектра излучаемого сигнала (Δfс). Для аппаратуры радиоуправления, как отмечалось ранее, она не должна превышать 20–25 кГц. Активная ширина спектра зависит как от ширины спектра низкочастотного модулирующего сигнала (ΔFс), так и от вида модуляции.

Для амплитудной манипуляции несущего колебания (uвч) прямоугольными импульсами (uнч) график излучаемого сигнала (uвых) и его спектр изображены на рис. 3.8. Расстояние по оси частот между соседними гармониками в спектре определяется периодом повторения прямоугольных импульсов, а координаты нулей огибающей — длительностью импульсов. Спектр симметричен относительно несущей частоты и хотя он теоретически бесконечен, амплитуда гармонических составляющих убывает по мере удаления от несущей частоты по закону sin(x)/x.

На практике за активную ширину спектра Δfс принимают интервал частот, в пределах которого сосредоточены спектральные составляющие, переносящие 95 % энергии всего сигнала. Для прямоугольных импульсов ширина спектра связана с длительностью импульсов выражением Δfс = 2ΔFс, где ΔFс ~= 1,37/τи. Отбрасывание остальных спектральных составляющих приводит лишь к небольшому заваливанию фронтов прямоугольных импульсов.

Последние соотношения позволяют определить минимальную длительность, которую могут иметь импульсы командной посылки, чтобы ширина спектра излучаемого сигнала не превышала разрешенных 20–25 кГц. Действительно,

τи = 2∙1.37/Δfс = 2,74/20 ~= 0,14 мс.

В случае узкополосной частотной модуляции, применяемой в радиоуправлении, активная ширина спектра связана с длительностью импульсов выражением [2]

Δfс = 2∙(Δf + ΔFс),

где Δf — девиация частоты, представляющая собой максимальное отклонение излучаемой частоты от среднего значения f0. В аппаратуре радиоуправления эта величина обычно составляет 2—10 кГц в зависимости от применяемого диапазона частот. В диапазоне 27 МГц вполне достаточно 2 кГц, поэтому минимальная длительность импульсов командной посылки должна быть

τи = 2,74/(Δfс — 2∙Δf) = 2.74/(20 — 4) ~= 0,2 мс.

Рис. 3.8. Амплитудная манипуляция

У рассматриваемого вопроса есть и другая сторона. В качестве фильтров промежуточной частоты современных приемников используются пьезоэлектрические неперестраиваемые фильтры, полоса пропускания которых лежит в пределах 4—12 кГц. Эти фильтры определяют результирующую полосу пропускания приемника. Очевидно, активная ширина спектра сигнала не должна превышать полосу пропускания приемника во избежание неоправданных потерь энергии сигнала.

С учетом нестабильности частоты задающего генератора передатчика и гетеродина приемника, необходимо иметь небольшой запас по полосе, чтобы исключить выход части спектральных составляющих сигнала за пределы полосы пропускания приемника. Если ограничить по этим причинам активную ширину спектра десятью килогерцами, то минимальная длительность импульсов при ЧМ-модуляции составит, как легко убедиться, 0,46 мс. Во всех вариантах шифраторов, описанных выше, длительность импульсов командной посылки была выбрана равной 0,5 мс.

Принципиальная схема

На рис. 3.9 приведена наиболее распространенная схема амплитудного манипулятора, применяемого в радиоуправлении. Задающий генератор с кварцевой стабилизацией частоты собран на транзисторе VT1.

Рис. 3.9. Принципиальная схема амплитудного манипулятора

После подачи питающего напряжения он работает непрерывно. Колебания с его выхода через конденсатор С2 подаются на базу буферного каскада, реализованного на транзисторе VT2. Между эмиттером этого транзистора и корпусом включен электронный ключ на транзисторе VT3, играющий роль манипулятора. В исходном состоянии база ключа соединена с корпусом через резистор R4, что обеспечивает запертое состояние ключа.

Колебания задающего генератора через буферный каскад не проходят. При поступлении положительного импульса на вход манипулятора транзистор VT3 открывается, соединяя эмиттер VT2 с корпусом по постоянному току. Конденсатор С5 блокирует по переменному току небольшое сопротивление участка «коллектор-эмиггер» открытого транзистора ключа. Буферный каскад начинает усиливать входные колебания, передавая их на вход последующих каскадов передатчика.

С целью повышения КПД буферный каскад работает в режиме класса В, для чего его база соединена с корпусом через резистор R3. Транзистор VT2 отпирается только на время положительной полуволны входного напряжения, из-за чего коллекторный ток представляет собой косинусоидальные импульсы. Как известно, в составе их спектра есть гармоники на частоте входного сигнала и на кратных ей частотах. Колебательный контур С6, L2 настраивается либо на первую, либо на вторую, либо на третью гармонику этих колебаний, обеспечивая соответственно просто усиление колебаний задающего генератора, удвоение или утроение их частоты.

Для реализации частотной модуляции используют в основном два способа. В первом случае (рис. 3.10) последовательно с кварцевым резонатором в задающем генераторе включается варикап (полупроводниковый диод, включаемый в обратном направлении, постоянное напряжение на котором способно изменять толщину запирающего слоя, а значит и величину барьерной емкости). Включение емкости последовательно с кварцевым резонатором увеличивает частоту генерации на небольшую величину. Такое явление называется затягиванием частоты кварца; величина затягивания может составлять (3–5)∙10-5 от рабочей частоты кварца. Нетрудно убедиться, что в диапазоне 27 МГц можно получить величину затягивания (девиацию частоты) порядка 10 кГц.

Рис. 3.10. Схема первого варианта частотного манипулятора

Включение последовательно с резонатором катушки индуктивности, наоборот, уменьшает частоту колебаний кварца. Катушка L1 предназначена для компенсации положительного ухода частоты кварцевого резонатора за счет подключения варикапа. Подстроечным сердечником этой катушки устанавливается исходное значение частоты резонатора.

Как правило, варикапы требуют подачи исходного запирающего смещения, величиной которого можно выбирать исходное значение емкости варикапа. Это, в свою очередь, определяет диапазон перестройки емкости под действием командной посылки, а значит и девиацию частоты. Для этой цели служат резисторы R2, R3. Резистор R1 является развязывающим.

Он препятствует подключению параллельно варикапу выходных цепей шифратора, что могло бы ухудшить добротность частотозадающей цепи генератора. Конденсатор С1 препятствует проникновению высокочастотных колебаний из генератора в цепи шифратора.

В рассмотренной схеме положительные входные импульсы вызывают увеличение частоты генерируемых колебаний, т. е. положительную девиацию.

Второй вариант частотного модулятора

Второй вариант частотного модулятора приведен на рис. 3.11. В исходном состоянии транзистор VT1 заперт, так как его база соединена с корпусом через резистор R1.

Рис. 3.11. Схема второго варианта частотного манипулятора

Последовательно с кварцевым резонатором включена емкость конденсатора С2 небольшой величины (3—15 пФ). Частота кварца в результате смещена вверх. При поступлении положительного импульса на вход, транзистор VT1 открывается и через малое сопротивление участка «коллектор-эмиттер» подключает конденсатор С1 (5—30 пФ) параллельно С2. Увеличение результирующей емкости приводит к снижению частоты генерации в сторону номинального значения. Величину девиации можно регулировать, подстраивая как С1, так и С2. В отличие от предыдущего варианта девиация здесь, в ответ на положительный входной импульс, отрицательна.

3.4.4. Выходные каскады передатчиков

Основные положения

Как уже отмечалось, выходные каскады решают задачу доведения мощности передатчика до требуемого значения и согласованной ее передачи в антенну. При автономном питании передатчика одним из важных параметров является его коэффициент полезного действия, определяемый как

η = P1/P0 = P1/(P1 + Pк) (3.1)

где Р1 — номинальная выходная мощность передатчика;

Р0 — мощность, потребляемая от источника питания;

Рк — мощность, рассеиваемая на коллекторе транзистора.

Упрощенная схема выходного каскада в общем случае имеет вид, изображенный на рис. 3.12.

Рис. 3.12. Принципиальная схема выходного (буферного) каскада

Принцип действия

Выходные каскады в передатчиках могут работать в одном из трех режимов усиления: режиме класса А; режиме класса В; режиме класса С. Рассмотрим их последовательно.

Режим класса А характеризуется тем, что коллекторный ток транзистора выходного каскада протекает в течение всего периода колебаний усиливаемого сигнала (рис. 3.13). Для этой цели на базу транзистора с помощью делителя R1R2 подается такое напряжение смещения, при котором, в отсутствие входного сигнала, ток коллектора (I0) был бы равен максимальной амплитуде коллекторного тока при наличии входного сигнала (I1). Исходное положение транзистора при отсутствии входного сигнала называется рабочей точкой (РТ).

На рис. 3.13, а изображено семейство идеализированных выходных характеристик транзистора, представляющих собой зависимости коллекторного тока от напряжения на коллекторе, для различных токов базы. Наклонная линия на графике представляет собой динамическую нагрузочную прямую, отражающую зависимость тока через нагрузку усилителя (колебательный контур) от напряжения на контуре.

Рис. 3.13. Режим класса А

Очевидно, что напряжение на коллекторе в любой момент времени равно алгебраической (с учетом знаков) сумме напряжения источника питания (Uп) и текущего напряжения на контуре Наклон динамической характеристики определяется величиной сопротивления нагрузки (Rн) по переменному току. Положение рабочей точки соответствует начальному току I0. Очевидно мощность, отбираемая от источника, определится выражением:

P0 = UпI0  (3.2)

При подаче на вход синусоидального напряжения (рис. 3.13, б), коллекторный ток также будет меняться по синусоидальном) закону с амплитудой I1 (рис. 3.13, в). Поскольку нагрузочный контур настраивается в резонанс с входным сигналом, сопротивление его носит чисто активный характер и амплитуда напряжения на контуре определится выражением U = IRн. Очевидно, можно подобрать такую амплитуду входного сигнала, чтобы амплитуда коллекторного тока имела максимально возможное значение, при котором еще не наступают искажения формы тока.

В рассматриваемом случае эта амплитуда должна быть равна I1 = I0. Соответствующая амплитуда напряжения на контуре будет равна Um (рис. 3.13, б). Отметим, что мощность, отбираемая от источника питания за один период колебания, по-прежнему определится выражением (3.2), так как значение постоянной составляющей коллекторного тока в течение периода остается неизменным.

Мощность усиленного сигнала синусоидальной формы определяется произведением действующих значений тока и напряжения на нагрузке:

В формуле (3.3) учтено, что максимальное напряжение на контуре Um делается обычно практически равным напряжению источника питания Uп.

Подставляя правые части (3.3) и (3.2) в формулу (3.1), получим η = 0,5. Таким образом, максимально достижимый КПД в режиме класса А не может превышать 50 % даже в идеальном случае.

Режим класса В иллюстрируется графиками на рис. 3.14.

Рис. 3.14. Режим класса В

В исходном состоянии напряжение смещения на базу транзистора не подается, для чего из схемы исключается резистор R1 (рис. 3.12). Коллекторный ток при этом равен нулю, и рабочая точка находится на оси коллекторных напряжений (рис. 3.14, а). Сопротивление нагрузки, по сравнению с предыдущим случаем, должно быть в два раза меньше, из-за чего динамическая характеристика на графиках имеет больший угол наклона. Теперь коллекторный ток будет протекать только во время положительных полуволн входного напряжения и представляет собой синусоидальные импульсы с углом отсечки 90° (сплошная кривая на рис. 3.14, в). Напомним, что углом отсечки (θ) называется половина части периода, в течение которой протекает ток. Период синусоиды, как известно, равен 360°.

Синусоидальные импульсы тока, воздействуя на резонансный контур, вызывают в нем, по-прежнему, синусоидальные колебания (см. напряжение на контуре на рис. 3.14, б). Здесь уместно сравнить колебательный контур с его механическим аналогом — маятником. Для того чтобы маятник совершал синусоидальные колебания, достаточно его подталкивать один раз за период в такт с совершаемыми колебаниями. Роль таких «толчков» в колебательном контуре играют синусоидальные импульсы.

Из курса радиотехники известно, что синусоидальные импульсы можно разложить в ряд Фурье, т. е. представить в виде суммы постоянной составляющей I0, гармонического колебания с амплитудой I1 на частоте воздействующего сигнала, гармонического колебания с амплитудой I2 на удвоенной частоте и т. д. до бесконечности. Эти колебания называются спектральными составляющими (гармониками) импульсов, и их амплитуды уменьшаются с увеличением частоты гармоник. Поскольку колебательный контур настроен на частоту входного сигнала, то падение напряжения на нем будет создавать только первая гармоника с амплитудой I1.

Для остальных гармоник контур имеет сопротивление, практически равное нулю. Амплитуды всех гармоник тока зависят от амплитуды синусоидального импульса Im, его угла отсечки и легко вычисляются. Более того, для постоянной составляющей и нескольких первых гармоник существуют графики зависимостей коэффициентов этих гармоник (αn) от угла отсечки. Называются они графиками Берга и для первых трех составляющих приведены на рис. 3.15.

Рис. 3.15. Графики Берга

Определим максимально достижимый КПД для режима В. Постоянная составляющая коллекторного тока теперь будет протекать только при наличии входного сигнала, и ее значение определится по формуле I0 = Imα0. Коэффициент α0, как это видно из графиков, равен 0,319. Амплитуда первой гармоники тока, создающая на контуре синусоидальное напряжение амплитудой Um, вычисляется по формуле I1 = Imα1. По графикам определяем α1 =0,5. Очевидно, что амплитуда первой гармоники такая же, как в режиме класса А. Мощность полезного сигнала можно теперь записать в виде Р1 ~= UnI1/2 = Un∙0,5∙Im/2.

Мощность, отбираемая от источника питания, примет вид Р0 = UnI0 = Un∙0,319∙Im. Подставляя эти величины в (3.1), получим после сокращений η = 0,784. Очевидно, режим класса В существенно выгоднее, чем А, особенно при батарейном питании передатчика.

В режиме класса С в эмиттерную цепь транзистора выходного каскада включают резистор, зашунтированный блокировочным конденсатором. Постоянная составляющая эмиттерного тока создает на нем постоянное напряжение смещения, минусом приложенное к базе. Рабочая точка транзистора на входных характеристиках смещается в область отрицательных значений напряжений на базе. Входной сигнал теперь будет открывать транзистор только на время, в течение которого алгебраическая сумма этого сигнала и напряжения смещения будет больше нуля. В результате угол отсечки изменяется и становится меньше 90°. Нетрудно убедиться, что выражение для КПД можно записать в виде ηα1/2α0. Анализ графиков на рис. 3.15 показывает, что при уменьшении угла отсечки это отношение увеличивается. Так, например при θ = 30°, η «~= 0,97.

3.5. Радиопередатчики с амплитудной манипуляцией

3.5.1. Простейший передатчик на одном транзисторе

Принципиальная схема

Передатчик представляет собой простейший автогенератор (рис. 3.16). Поскольку в нем отсутствует кварцевая стабилизация частоты, его относительная нестабильность составляет величину δf ~= 10-3. Несущая частота может регулироваться в пределах 27,12 МГц ±0,6 %. Выходная мощность 8—10 мВт. Ток, потребляемый от источника питания, не превышает 10 мА. В силу невысокой стабильности передатчик можно использовать только со сверхрегенеративными приемниками, которые, как известно, имеют широкую полосу пропускания. Амплитуда прямоугольных модулирующих импульсов положительной полярности должна лежать в пределах 4–5 В.

Рис. 3.16. Простейший передатчик

В исходном состоянии база транзистора VT1 соединена с корпусом через резистор R3, транзистор заперт и генерация отсутствует. Положительный модулирующий импульс запитывает базовую цепь смещения и на время его действия генератор вырабатывает высокочастотные колебания, частота которых определяется настройкой контура L1, С4, С5.

Антенна передатчика, для компенсации емкостной составляющей, снабжена удлинительной катушкой, роль которой выполняет стандартный дроссель Др1. С целью согласования малого сопротивления излучения антенны с контуром, подключение к нему реализовано через емкостной делитель С4, С5.

Для повышения стабильности частоты передатчика его можно запитать от батарейки «Крона» через пятивольтовый стабилизатор напряжения.

Детали и конструкция

Ввиду небольшого объема, печатную плату целесообразно выполнить совместно с платой шифратора. Вариант размещения компонентов схемы может быть такой, как показано на рис. 3.17.

На место транзистора VT1 может быть установлен КТ3102 с любым буквенным индексом. Контурная катушка L1 имеет 8 витков провода диаметром 0,3–0,5 мм и намотана на каркасе диаметром 5–7 мм с подстроечным сердечником из карбонильного железа. Дроссель Др1 применен стандартный, типа ДМ-0,1 на 4–5 мкГн. Антенна телескопическая, длиной 40–60 см, но можно обойтись и отрезком жесткого провода.

Рис. 3.17. Печатная плата

Настройка

Настройка заключается в установке требуемой частоты с помощью сердечника катушки L1. Для этих целей удобно применить предварительно настроенный приемник, с которым предполагается использовать передатчик. К передатчику должна быть подключена штатная антенна. Модуляционный вход временно подключается к плюсу источника питания, чем обеспечивается режим непрерывной генерации.

Подключив к выходу приемника осциллограф или высокоомные наушники, необходимо убедиться в наличии интенсивных шумов (имеется в виду выход собственно приемника, а не дешифратора). Вращением сердечника катушки L1 передатчика добиваются пропадания шумов. Затем необходимо определить два крайних положения сердечника (вворачивая и выворачивая его и подсчитывая при этом обороты), при которых шумы начинают появляться вновь. Сердечник необходимо установить в положение, соответствующее середине этого интервала, отсчитав требуемое количество оборотов. Точность настройки будет тем выше, чем больше расстояние между передатчиком и приемником.

3.5.2. Емкостная трехточка

Принципиальная схема

Если под руками нет подходящего каркаса с карбонильным сердечником, передатчик можно собрать по схеме, приведенной на рис. 3.18. Между коллектором и эмиттером включена емкость С5, между эмиттером и базой — емкость, образованная последовательным соединением С6 и С2, а между коллектором и базой — колебательный контур, расстроенный таким образом, что его сопротивление носит индуктивный характер.

Рис. 3.18. Емкостная трехточка

Верхняя точка схемы соединена с базой через конденсаторы С1 и С2, имеющие для переменного тока рабочей частоты пренебрежимо малое сопротивление. Таким образом, генератор представляет собой классическую емкостную трехточечную схему. Частота самовозбуждения определяется параметрами коллекторного контура и может подстраиваться в небольших пределах конденсатором С4. Антенна через удлинительную катушку подключается к среднему выводу контурной катушки, что обеспечивает режим согласования.

Передатчик предназначен для работы со сверхрегенеративным приемником.

Генератор рассчитан на совместное использование с шифратором, на выходе которого имеется ключевой транзистор (например, вариант, описанный в разделе 2.2.1). При использовании с шифраторами, имеющими высокоомный выход, модулирующий сигнал следует подавать на верхний вывод резистора R1, предварительно отсоединив его от схемы. Источник питания в этом случае подсоединяется к выводам схемы, заканчивающимися стрелками. Параметры передатчика при напряжении питания 9 В полностью аналогичны предыдущему варианту.

Детали и конструкция

Детали и конструкция никаких особенностей не имеют, за исключением контурной катушки. Она выполнена бескаркасной и содержит 2x5 витков провода диаметром 0,7 мм, намотанных виток к витку на оправке диаметром 6 мм. Антенна — штырь длиной 40–60 см. Подстроенный конденсатор С4 типа КТ-21, КТ-25, либо КПК-МН. Постоянные конденсаторы — КМ-6, КД, либо дисковые импортные. Чертеж печатной платы приведен на рис. 3.19.

Рис. 3.19. Печатная плата

Настройка

Настройка передатчика производится так же, как и в предыдущем варианте.

3.5.3. Передатчик на двух транзисторах

Принципиальная схема

В двух предыдущих вариантах передатчиков антенна подключена непосредственно к самому генератору, задающему частоту излучаемых колебаний. Любые изменения длины антенны, ее положения по отношению к телу оператора и окружающим предметам оказывают влияние на режим работы генератора. В результате значительно меняется не только частота, но и мощность, излучаемая в эфир, что пагубно сказывается на дальности уверенного управления моделью. Добавление буферного каскада между задающим генератором и антенной улучшает ситуацию. Буферный каскад можно сравнить с амортизаторами у автомобиля, существенно сглаживающими действие неровностей дороги. Схема такого передатчика изображена на рис. 3.20.

Рис. 3.20. Принципиальная схема двухкаскадный передатчик

Мощность по-прежнему равна 10 мВт. Частота несущей — 27,12 МГц ±40 кГц.

Ток потребления при напряжении источника питания 9 В не превышает 10 мА. Амплитуда модулирующих импульсов должна быть 4–5 В. Задающий генератор собран на транзисторе VT2 по схеме емкостной трехточки. Колебательный контур включен между коллектором и базой. Генерация возникает на частоте чуть ниже резонанса контура, при которой его сопротивление носит индуктивный характер.

Контур включен частично, что уменьшает шунтирующее действие на него параметров транзистора, а значит делает частоту колебаний более стабильной. Нагрузкой генератора служит дроссель Др1, колебания с которого подаются на базу буферного каскада, реализованного на транзисторе VT3. Каскад работает в режиме класса В за счет того, что на его базе отсутствует постоянное напряжение смещения по отношению к эмиттеру.

Транзистор открывается на время отрицательной (относительно корпуса) полуволны базового напряжения, за счет чего коллекторный ток представляет собой синусоидальные импульсы с углом отсечки меньше 90°, что обусловлено наличием резистора в эмиттерной цепи. Выходной П-образный фильтр С6, L2, С7 обеспечивает подавление высших гармоник в спектре выходных колебаний. Удлинительная катушка L3 позволяет подстраивать передатчик в режим согласования при использовании антенн различных размеров. В схеме применена модуляция путем коммутации напряжения питания базовой цепи задающего генератора передатчика с помощью ключа VT1.

Детали и конструкция

Печатная плата изображена на рис. 3.21. Катушки L1, L3 намотаны на стандартных каркасах диаметром 5–6 мм с подстроечными сердечниками из карбонильного железа или высокочастотного феррита марок 15—100 ВЧ. Они содержат 8 и 14 витков провода диаметром 0,5 мм и 0,25 мм соответственно. Бескаркасная катушка L2 намотана на оправке диаметром 7 мм и содержит 10 витков провода диаметром 0,6 мм. Дроссели Др1, Др2 — типа ДМ-0,1 на 50–68 мкГн. Постоянные конденсаторы могут быть любого типа. С1 и С2 желательно использовать с хорошим ТКЕ, например группы МП0, ПЗЗ, М47. Транзисторы VT1, VT2 можно заменить на КТ3102, a VT3 — на КТ3107 с любыми буквенными индексами. Антенна телескопическая или проволочная, длиной 40—100 см.

Рис. 3.21. Печатная плата

Настройка

Вход передатчика временно соединить с плюсом источника питания через резистор на 10–15 кОм. К выходу подключить штатную антенну. К щупам осциллографа присоединить катушку из 10–15 витков жесткого провода, намотанную на оправке диаметром 8—10 мм. Чувствительность осциллографа установить максимальной и расположить катушку вблизи антенны передатчика. Вращением сердечников катушек L1 и L3 добиться появления на экране колебаний.

Осциллограф должен иметь верхнюю граничную частоту не ниже 20 МГц. Переключить щуп с катушкой на вход электронного частотомера и сердечником L2 установить частоту 27,12 МГц ±0,6 %. Переключиться снова на осциллограф и сердечником L3 добиться максимума амплитуды наблюдаемых колебаний. Сжимая и растягивая витки катушки L2, уточнить требуемое положение витков также по максимуму колебаний на экране осциллографа.

При отсутствии частотомера несущую частот)' передатчика настраивают с использованием собственного приемника по методике, описанной в предыдущем разделе.

Окончательную доводку полезно производить на полностью собранном комплекте по максимуму амплитуды импульсов, наблюдаемых на выходе приемника (до дешифратора).

3.5.4. Передатчик повышенной мощности

Принципиальная схема

На рис. 3.22 приведена схема передатчика, собранного по двухтактной схеме. В таком передатчике можно получить выходную мощность до 180 мВт. Повышение мощности задающего генератора всегда отрицательно сказывается на его стабильности, поэтому передатчик можно использовать только со сверхрегенеративными приемниками.

Несущая частота может быть настроена в пределах 27–28 МГ ц. По сути, это два одинаковых усилительных каскада, собранных на транзисторах VT1, VT2, выход каждого из которых связан со входом противоположного через конденсаторы Cl, С2, образуя межкаскадную положительную обратную связь (ПОС).

Нагрузкой каскадов являются половинки контурной катушки L1. В такой системе возникают гармонические колебания, частота которых определяется параметрами контура L1C4. Через каждый из транзисторов ток протекает в течение половины периода генерируемых колебаний. Постоянная составляющая тока невелика, поэтому в такой схеме получается достаточно высокий КПД. Катушка связи L2 передает энергию колебаний в антенную цепь.

Надлежащим выбором соотношения витков L1 и L2 обеспечивается режим согласования с антенной. Высшие гармоники в спектре вырабатываемых колебаний подавляются Г-образным фильтром L3C6, точная настройка которого с помощью L3, кроме того, обеспечивает компенсацию реактивной составляющей сопротивления антенны.

Генерация возможна только при открытом состоянии транзистора VT3, играющего роль электронного ключа. На его вход подаются положительные импульсы с выхода шифратора. Конденсатор С3 предназначен для шунтирования эмиттерных цепей генератора на вырабатываемой частоте. Резистор R5 определяет режим транзисторов по постоянному току. С его помощью можно в значительных пределах менять мощность вырабатываемых колебаний.

Рис. 3.22. Принципиальная схема передатчика повышенной мощности

Детали и конструкция

Один из возможных вариантов разводки печатной платы приведен на рис. 3.23. На плате предусмотрено место для конденсатора С4', отсутствующего на принципиальной схеме. Необходимость в его установке может возникнуть при настройке передатчика. Катушки L1 и L2 намотаны на одном каркасе диаметром 7–8 мм. L1 содержит восемь витков с отводом от середины, a L2 — 4 витка. В обоих случаях применен провод диаметром 0,5 мм. Конструктивно катушка L2 располагается между половинками L1. Намотка производится виток к витку. Каркас устанавливается на плате горизонтально.

Для уменьшения взаимного влияния катушка L3 устанавливается вертикально и имеет 12 витков того же провода на каркасе диаметром 7–9 мм с подстроечным сердечником из карбонильного железа или высокочастотного феррита. Для удобства настройки конденсатор С4 составлен из двух: постоянного (С4'), емкостью 15 пФ, и подстроечного, типа КТ-21, КТ-25, либо КПК-МН. Все постоянные конденсаторы — керамические. Для транзисторов возможна стандартная замена на КТ3102 с любым буквенным индексом. Антенна— отрезок провода или штырь длиной 50–90 см.

Рис. 3.23. Печатная плата

Настройка

Модуляционный вход необходимо временно соединить с плюсом источника питания. Замкнув накоротко щупы осциллографа, располагают их в непосредственной близости от антенны. Чувствительность канала вертикального отклонения устанавливается максимальной. Длительность горизонтальной развертки нужно установить равной 20 мкс/дел. При исправных деталях и правильном монтаже, на экране должны наблюдаться 5–6 периодов высокочастотных колебаний. Подстроечным конденсатором С4 устанавливается требуемая частота колебаний (например 27,12 МГц). Для этого необходимо добиться, чтобы пять периодов на экране осциллографа занимали 184 мкс. При наличии цифрового частотомера закороченные щупы переключаются на его вход, что позволяет установить требуемую частоту гораздо точнее.

После установки частоты сердечником катушки L3 устанавливается режим согласования, о чем будет свидетельствовать максимум амплитуды колебаний на экране осциллографа. Поскольку антенный контур и контур генератора взаимосвязаны, после установки оптимальной связи необходимо заново уточнить значение частоты. Последние две операции полезно произвести несколько раз, чтобы добиться как требуемого значения частоты, так и наилучшего согласования с антенной.

Изменяя сопротивление резистора R5 в пределах 20—200 Ом, можно в широких пределах менять выходную мощность передатчика.

3.5.5. Передатчик с кварцевой стабилизацией частоты

Принципиальная схема

Применение супергетеродинных приемников, полосу пропускания которых можно сужать вплоть до знамения активной ширины спектра принимаемого сигнала, позволяет существенно повысить помехозащищенность приемников и их чувствительность. Как результат, возрастает дальность действия аппаратуры без увеличения мощности передатчика.

Однако супергетеродинные приемники, полоса пропускания которых не превышает 10–12 кГц, требуют такой высокой стабильности передатчиков, при которой уходы излучаемой частоты не будут превышать 5—10 % от полосы пропускания. В абсолютном исчислении это 0,5–1,2 кГц. Следовательно, относительная нестабильность передатчиков в диапазоне 27–28 МГц не должна превышать 1,8∙10-5. Такие высокие требования могут обеспечить только генераторы, стабилизированные кварцем.

Выше уже отмечалось, что модуляцию в самом задающем генераторе осуществлять нецелесообразно, поэтому передатчики получаются как минимум двухкаскадные. На рис. 3.24 приведена схема такого передатчика, в которой кварц ZQ1 работает на третьей механической гармонике. Резонатор включен между коллектором и базой транзистора, что, как показывает практика, позволяет сочетать простоту схемы с высокой надежностью ее работы даже с кварцами, имеющими низкую активность. Выходная мощность передатчика не превышает 10 мВт.

Рис. 3.24. Принципиальная схема передатчика с кварцевой стабилизацией частоты

Необходимо иметь в виду, что кварцы, работающие на первой гармонике, выпускаются в основном до 20 МГц. Поскольку резонансная частота зависит от геометрических размеров пластины кварца, то на более высоких частотах размеры получаются столь малы, что технологически трудно изготовить пластину с требуемыми характеристиками. По этой причине, если на корпусе кварца нанесена частота более чем 20 МГц, то это кварц, с большой вероятностью, гармониковый.

Поскольку на противоположных гранях пластины должны наводиться (за счет пьезоэффекта) противоположные потенциалы, то возбуждение возможно только на нечетных гармониках, обычно не выше седьмой. Чтобы такой кварц не возбудился на основной частоте, в схеме обязательно должен быть контур, настроенный на требуемую гармонику. В рассматриваемой схеме этот контур состоит из индуктивности L1 и конденсатора С2.

На транзисторе VT2 реализован усилитель мощности, работающий в режиме класса В за счет отсутствия постоянного смещения на базе транзистора. Эмиттерная цепь этого транзистора коммутируется электронным ключом VT2, управляемым по базе модулирующими импульсами с выхода шифратора. Антенна подключена к выходному контуру через удлинительную катушку L3. Применено частичное включение через емкостной делитель С6С7, обеспечивающее режим согласования.

Фильтр R4C1, через который запитан каскад задающего генератора, обеспечивает устранение гальванической обратной связи через общий источник питания, что могло бы привести к паразитной генерации передатчика в целом.

Детали и конструкция

Печатная плата изображена на рис. 3.25. Кварцевый резонатор ZQ1 использован на частоту 27,12 МГц. Можно применить и достаточно распространенные на 27,14 МГц. Катушка L1 представляет собой 24 витка провода диаметром 0,12—0,15, намотанные на резисторе МЛТ-0,5 сопротивлением не менее 100 кОм. L2 намотана на каркасе диаметром 6 мм с подстроечным сердечником из карбонильного железа и имеет 9 витков провода диаметром 0,5 мм.

Удлинительная катушка L3 представляет собой стандартный дроссель ДМ (ДПМ) на 5 мкГн. Все транзисторы могут иметь любой буквенный индекс, также возможна замена на КТ3102. Конденсаторы керамические, типа КМ-5, КМ-6 или им аналогичные. Антенна штыревая, длиной 40–60 см.

Рис. 3.25. Печатная плата

Настройка

Настройка сводится к установке сердечника L2 в такое положение, при котором обеспечивается максимум амплитуды выходных колебаний. Предварительно модуляционный вход соединяется с плюсом источника питания. Амплитуда контролируется с помощью осциллографа так, как это описано в предыдущих параграфах. Между базой VT1 и корпусом на схеме пунктиром изображен конденсатор (на плате для него предусмотрено место). Если генератор не будет самовозбуждаться (из-за низкой активности кварца), на это место нужно впаять конденсатор, подобрав его в диапазоне 120–180 пФ по максимуму выходных колебаний. При отсутствии указанных кварцев можно попробовать установить резонаторы на частоту, в три раза меньшую требуемой (9,04—9,046). Передатчик уверенно работает при снижении напряжения питания до 5 В.

3.5.6. Передатчик с умножением частоты

Принципиальная схема

При использовании приемников прямого преобразования, гетеродины которых работают на частоте, в два раза меньшей несущей частоты передатчика (см. раздел 4.7.1), в передатчике и приемнике удобно использовать кварцевые резонаторы на одну и ту же частоту, равную половине рабочей. В передатчике при этом необходимо обеспечивать умножение частоты генерируемых колебаний на два.

Принципиальная схема такого передатчика приведена на рис. 3.26. Задающий генератор, собранный на транзисторе VT1, вырабатывает колебания на частоте, в два раза меньшей частоты излучения. Выходной каскад работает в режиме класса В и, помимо усиления мощности, обеспечивает удвоение частоты колебаний, поступающих на его вход за счет настройки контура L3C6 на вторую гармонику входного сигнала. В нем же организована амплитудная манипуляция путем коммутации по постоянному току эмиттерной цепи выходного транзистора с помощью ключа VT3.

Дроссель Др1 играет роль удлинительной катушки, компенсирующей емкостную составляющую входного сопротивления укороченной антенны. Катушка L1 предназначена для небольшого «увода» частоты задающего генератора от номинального значения, что необходимо для нормальной работы с приемником прямого преобразования. Частота излучаемых колебаний передатчика — 28 МГц.

Рис. 3.26. Принципиальная схема передатчика с удвоением частоты

Детали и конструкция

Все конденсаторы, кроме С8, должны быть керамическими. Резисторы— типа МЛТ-0,125 или им подобные. Катушка L1 содержит 30 витков провода диаметром 0,12 мм и намотана на каркасе диаметром 5–6 мм с подстроечным сердечником из карбонильного железа. Катушка L2 имеет аналогичный каркас, на который намотано 7 витков провода диаметром 0,25 мм.

Катушка выходного контура L3 бескаркасная и наматывается на оправке диаметром 6 мм. Она содержит десять витков провода диаметром 0,7–0,8 мм, отвод выполняется от середины. Дроссель L3 — стандартный типа ДМ индуктивностью 4–6 мкГн. В качестве антенны передатчика можно использовать любую штыревую, длиной 30–80 см. Источник питания должен быть рассчитан на номинальный ток не менее 20 мА, тогда его емкости хватит на несколько часов непрерывной работы. Печатная плата выполняется из одностороннего фольгированного стеклотекстолита толщиной 1–1,5 мм. Чертеж печатной платы со стороны соединений приведен на рис. 3.27. На плате предусмотрено место для установки резистора R0, отсутствующего на принципиальной схеме. Необходимость в нем может возникнуть при питании устройства от 7–9 В.

В этом случае выходная мощность может превышать разрешенные 10 мВт, и резистор предназначен для ее снижения. Величина сопротивления резистора подбирается опытным путем в диапазоне 10—100 Ом.

Рис. 3.27. Печатная плата

Настройка

Убедившись в правильности монтажа, установить сердечники обеих катушек в среднее положение. Временно соединить модуляционный вход с плюсом источника питания. Подключить питание и проконтролировать наличие излучения, расположив замкнутые между собой щупы осциллографа в непосредственной близости от передающей антенны. Чувствительность осциллографа должна быть включена максимальная.

Добиться максимума амплитуды наблюдаемых колебаний вращением сердечника катушки L2 и растяжением (сжатием) витков катушки L3. Отклонение от резонанса частоты выходного контура можно предварительно определить следующим образом. Постепенно поднося к катушке L3 кусочек любого феррита, наблюдать изменения амплитуды колебаний на экране осциллографа. Если колебания нарастают, то исходная индуктивность контура недостаточна, и витки катушки необходимо сжимать. В противном случае — растягивать.

В заключение проконтролировать ток, потребляемый передатчиком. При напряжении питания 5 В ток должен лежать в пределах 4–8 мА.

Окончательная установка частоты передатчика выполняется подстроечным сердечником катушки L1 при совместной работе с приемником. В результате настройки необходимо получить на выходе части приемника, предшествующей детекторной, разностную частоту 8—10 кГц.

3.5.7. Передатчик на интегральной микросхеме

Принципиальная схема

Микросхема МС2833, представляющая собой маломощный интегральный передатчик с частотной модуляцией, с успехом может быть использована и для работы в режиме амплитудной манипуляции. На рис. 3.28 приведена схема такого варианта ее включения.

Рис. 3.28. Принципиальная схема передатчика на интегральной схеме

Передатчик, благодаря наличию внутреннего стабилизатора, устойчиво работает в диапазоне питающих напряжений 3–9 В при токе потребления соответственно 6—15 мА в режиме смодулированной несущей. Мощность излучения при напряжении питания 5 В около 10 мВт. Частота излучения при использовании кварцевого резонатора, указанного на схеме, 28 МГц.

Амплитуда прямоугольных модулирующих импульсов положительной полярности, подаваемых на вход, может лежать в пределах 3–9 В, их длительность должна быть не менее 0,5 мс.

Принцип действия

Работает схема следующим образом. Задающий генератор, имеющийся в микросхеме, вырабатывает колебания, частота которых определяется кварцевым резонатором ZQ1. Внутренний частотный модулятор и модулирующий усилитель (МУ) не используются, и в небольших пределах частоту можно подстраивать с помощью сердечника катушки L1. Элементы С3, С4 и R1 обеспечивают требуемый режим работы задающего генератора. Колебания с его выхода, прошедшие буферный усилитель, имеющийся в микросхеме, поступают на ее вывод 14.

Через внешний конденсатор С5 колебания подаются на вывод 13 микросхемы, являющийся базовым выводом транзистора VT1. Этот транзистор используется в качестве выходного усилителя мощности, работающего в режиме удвоения частоты. Резистор R2 обеспечивает требуемый для умножения режим по постоянному току. Вторая гармоника коллекторного тока выделяется с помощью контура C6L2, настроенного на 28 МГц.

Дроссель L3 играет роль удлинительной катушки и предназначен для компенсации емкостного сопротивления укороченной антенны. Амплитудная манипуляция обеспечивается ключевым транзистором VT2, включенным в эмиттерную цепь усилителя-удвоителя. Управляющий сигнал в виде прямоугольных импульсов подается на вход передатчика со схемы шифратора аппаратуры.

Детали и конструкция

Все конденсаторы, кроме С3, должны быть керамическими. С3 — электролитический, любого типа, на напряжение не менее 10 В. Резисторы — типа MЛT-0,125 или им подобные. Катушка L1 содержит 30 витков провода диаметром 0,12 мм и намотана на каркасе диаметром 5–6 мм с подстроечным сердечником из карбонильного железа. Катушку желательно поместить в экран.

Катушка выходного контура L2 бескаркасная и наматывается на оправке диаметром 6 мм. Катушка содержит десять витков провода диаметром 0,7–0,8 мм, отвод делается от середины. Дроссель L3— стандартный типа ДМ индуктивностью 4–6 мкГн. В качестве антенны передатчика можно использовать любую штыревую, длиной 30–80 см. Источник питания должен быть рассчитан на номинальный ток не менее 20 мА.

Печатная плата выполняется из двухстороннего фольгированного стеклотекстолита, толщиной 1–1,5 мм. Со стороны установки деталей фольга сохраняется полностью, играя роль общего провода. Отверстия под выводы деталей, не соединяемых с корпусом, с этой стороны раззенковываются. Чертеж печатной платы со стороны соединений приведен на рис. 3.29. Выводы конденсаторов С2 и С7, соединенные с общим проводом, необходимо пропаять с обеих сторон платы. Незадействованные выводы микросхемы оставляют свободными.

Рис. 3.29. Печатная плата

Настройка

Убедившись в правильности монтажа, подключить питание и проконтролировать наличие высокочастотных (14 МГц) колебаний амплитудой около 200 мВ на выводе 14 микросхемы. Отсутствие колебаний свидетельствует о неисправности либо кварца, либо микросхемы.

При наличии частотомера сердечником катушки L1 установить частоту равной точно 14 МГц. Если даже при вывернутом сердечнике частота остается меньше необходимой (индуктивность включенная последовательно с кварцем снижает его резонансную частоту), следует вместо катушки впаять подстроечный конденсатор емкостью 4—30 пФ.

Далее необходимо временно подключить вход модуляции к плюсу источника питания, обеспечив тем самым работу выходного каскада передатчика. К щупам осциллографа подсоединить отрезок изолированного провода длиной 7—10 см, предварительно обмотав им антенну передатчика (3–4 витка). На экране должны наблюдаться колебания частоты 28 МГц. Сжимая или растягивая витки катушки L2, добиться максимума амплитуды наблюдаемых колебаний.

В заключение проконтролировать ток, потребляемый передатчиком. При напряжении питания 5 В ток должен лежать в пределах 8—10 мА.

Передатчик очень удобно использовать совместно с приемниками прямого преобразования, описанными в разделе 4.7.5. Используя в передатчике и приемнике одинаковые кварцы, легко добиться требуемой разностной частоты на выходе смесителя приемника.

3.5.8. Передатчик мощностью 500 мВт

Принципиальная схема

Передатчик (рис. 3.30) может работать в диапазоне частот 27,12–28,2 МГц. Конкретное значение частоты определяется применяемым кварцем. В задающем генераторе, реализованном на транзисторе VT1, можно использовать кварцы как непосредственно на упомянутые частоты, так и на частоты в два (три) раза меньшие. В последнем случае буферный каскад на транзисторе VT2 дополнительно выполняет функции удвоителя (утроителя) частоты.

Номиналы элементов каскада задающего генератора указаны на схеме для случая использования кварцевого резонатора на 14 МГц. Частота выходных колебаний передатчика при этом будет равна 28 МГц. Амплитудная манипуляция осуществляется путем коммутации эмиттерной цепи транзистора буферного каскада с помощью электронного ключа VT3, управляемого импульсами с выхода шифратора.

Рис. 3.30. Принципиальная схема передатчика мощностью 500 мВт

Принцип действия

Усилитель мощности VT4 работает без начального смещения на базе, что обеспечивает отсечку коллекторного тока во время отрицательных полупериодов входного напряжения. Угол отсечки выбран меньше 90° за счет применения в эмиттерной цепи низкоомного резистора R9. Постоянная составляющая эмиттерного тока создает на нем падение напряжения, смещающее рабочую точку транзистора в область отрицательных напряжений на базе. Уменьшение угла отсечки благотворно сказывается на КПД выходного каскада, который при тщательной настройке может достигать 70 %.

Выходной П-контур C10-L3-C11 обеспечивает подавление высших гармоник коллекторного тока и согласование выхода усилителя мощности с активной составляющей сопротивления антенны. Реактивная составляющая этого сопротивления компенсируется удлинительной катушкой L4. В буферном каскаде применено частичное включение контура в коллекторную цепь, что обеспечивает лучшее подавление основной гармоники при умножении частоты.

Рис. 3.31. Печатная плата

Детали и конструкция

Печатная плата выполнена из одностороннего стеклотекстолита. Ее разводка приведена на рис. 3.31. Кварцевый резонатор на 14 МГц использован малогабаритный типа РК-169. Если предполагается применение резонаторов на диапазон 9 МГц с последующим утроением частоты, то номиналы элементов С2, СЗ и R2 необходимо изменить на 180 пФ, 120 пФ и 2 кОм соответственно.

При использовании кварцев непосредственно на частоту излучения схему следует видоизменить, включив в коллекторную цепь транзистора VT1 колебательный контур. Левая обкладка конденсатора С4 при этом должен подключаться к коллектору транзистора. Катушка этого контура должна содержать 8 витков провода диаметром 0,35 мм на каркасе диаметром 5–6 мм с подстроечным сердечником из карбонильного железа или высокочастотного феррита. Конденсатор контура должен иметь емкость 27–33 пФ.

Катушки L1 и L4 наматываются на таких же каркасах и содержат 2x5 и 15 витков соответственно, причем в первой из них применен провод диаметром 0,35 мм, а во второй — 0,18 мм. L2 представляет собой стандартный дроссель индуктивностью 20–30 мкГн. Катушка L3 бескаркасная, содержит 7 витков провода диаметром 0,8 мм, намотанного виток к витку на оправке диаметром 6 мм.

Транзистор VT4 полезно снабдить небольшим радиатором. Если корпус передатчика металлический, а это всегда желательно, то выходной каскад можно собрать на транзисторе КТ644, закрепив его непосредственно на корпусе. Этот транзистор имеет р-n-р проводимость, и его коллектор соединяется с общим проводом. Так как конструктивно коллектор соединен с металлической пластиной, имеющейся на корпусе транзистора, то изоляционная прокладка между транзистором и корпусом передатчика не понадобится. Схема выходного каскада для этого случая приведена на рис. 331. Катушка L1' содержит 2–3 витка провода диаметром 0,18 мм и наматывается поверх катушки L1.

Печатную плату при этом необходимо скорректировать.

Все конденсаторы в схеме применены керамические, например типа КМ-6. Транзисторы КТ315 могут иметь любой буквенный индекс или заменяются КТ3102. В качестве антенны желательно использовать штырь длиной 1,2–1,5 м.

Рис. 3.32. Вариант выходного каскада

Настройка

Сначала впаиваются в плату детали, относящиеся к задающему генератору (все до резистора R4 включительно). К этому резистору подключается высокочастотный осциллограф, и на каскад подается напряжение питания. На экране должны наблюдаться синусоидальные колебания амплитудой 1,5–2 В и частотой 14 МГц. Причиной их отсутствия может быть только неправильный монтаж или неисправный кварцевый резонатор.

Убедившись в наличии колебаний, собирают буферный каскад до резистора R6 включительно. Вход модулятора временно соединяют с плюсом источника питания. На экране осциллографа, подключенного к резистору R6, должны наблюдаться колебания частоты 28 МГц. Амплитуды в соседних периодах могут отличаться друг от друга (через одну) за счет плохой фильтрации первой гармоники задающего генератора. Вращением сердечника катушки L1 необходимо свести к минимуму эти различия.

Далее впаиваются остальные детали, щупы осциллографа закорачиваются и располагаются в непосредственной близости от середины антенны. Чувствительность осциллографа устанавливается максимальной. После включения питания вращением сердечника катушки L4 устанавливается максимум амплитуды наблюдаемых колебаний. Затем уточняется положение витков катушки L3. Необходимо внутрь этой катушки внести пинцетом карбонильный или ферритовый сердечник.

Если при приближении сердечника амплитуда наблюдаемых колебаний увеличивается, значит индуктивность катушки недостаточна. Необходимо намотать новую катушку, увеличив число витков на 1–2. Если амплитуда уменьшалась, значит, индуктивность больше требуемой и необходимо аккуратно растянуть витки катушки до фиксации максимума амплитуды наблюдаемых колебаний. После этого уточнить положение сердечника удлинительной катушки L4.

Ток, потребляемый передатчиком при напряжении питания 12 В, должен лежать в пределах 80—120 мА. Выходная мощность при этом будет порядка 500–700 мВт (существенно зависит от длины антенны).

3.6. Передатчики с частотной модуляцией

3.6.1. Однотранзисторный передатчик

Принципиальная схема

Ранее отмечалось, что применять для радиоуправления можно только узкополосную ЧМ с девиацией, лежащей в пределах 2—10 кГц. Ширина дискриминационной характеристики ЧМ-приемника обычно выбирается чуть большей. Это означает, что стабильность несущей частоты передатчика должна быть такой, чтобы сигнал (при отсутствии модуляции) все время попадал примерно на середину характеристики. Если допустить возможное смещение несущей на 10 % от ширины дискриминационной характеристики, то абсолютный уход частоты передатчика не может превышать 200 Гц, а значит, относительная нестабильность в диапазоне 27 МГц должна быть не хуже 7∙10-6, что можно обеспечить, только применяя кварцевую стабилизацию частоты.

Схема простейшего передатчика с варикапом в качестве элемента управления частотой приведена на рис. 3.33. Включение варикапа последовательно с кварцем повышает частоту, поэтому для компенсации начального сдвига применена катушка L1. Резистор R1 препятствует шунтированию варикапа выходной цепью шифратора. Выходная цепь передатчика полностью аналогична описанной в разделе 3.5.5. Несколько большей выбрана емкость С4 для ослабления связи антенны с контуром, что необходимо для уменьшения ее дестабилизирующего влияния на режим работы генератора.

Частота колебаний определяется применяемым кварцевым резонатором ZQ1 и может лежать в пределах 27,12–28,2 МГц. Выходная мощность 5—10 мВт. Требуемая амплитуда модулирующих импульсов 4–5 В, девиация частоты при этом положительная и составляет величину 2–3 кГц.

Рис. 3.33. Принципиальная схема простейшего передатчика с ЧМ

Детали и конструкция

Детали и конструкция ничем не отличаются от бескварцевого варианта (раздел 3.5.1). Варикап можно заменить любым из серии КВ 109 или матрицей КВС111. Печатная плата изображена на рис. 3.34.

Катушка L1 содержит 18 витков провода диаметром 0,18 мм на таком же каркасе, что и L2.

Рис. 3.34. Печатная плата

Настройка

Настройка сводится к установке сердечника катушки L1 в такое положение, при котором частота колебаний равна величине, указанной на корпусе используемого кварца. Измерить ее можно цифровым частотомером, расположив его закороченные щупы в непосредственной близости от антенны. Переключив щупы на вход осциллографа, устанавливают максимум амплитуды наблюдаемых колебаний с помощью сердечника L2.

При отсутствии частотомера можно воспользоваться приемником, предварительно настроенным на-рабочую частоту передатчика. Методом последовательного приближения, вращением сердечников L1, L2 добиваются максимума наблюдаемых на выходе приемника импульсов. К входу передатчика при этом должен быть подключен шифратор. Мощность передатчика можно регулировать в интервале 3—20 мВт подбором величины сопротивления R3 в пределах 27—470 Ом.

3.6.2. Двухкаскадный передатчик

Принципиальная схема

Схема передатчика (рис. 3.35) не имеет каких-либо особенностей. Частота задающего генератора стабилизирована кварцем ZQ1. Подстраиваемая индуктивность L1 обеспечивает компенсацию ухода частоты колебаний кварцевого резонатора за счет включения последовательно с ним варикапной матрицы VD1. Выходной каскад передатчика, собранный на транзисторе VT2, работает в режиме класса С, что обеспечивает высокий КПД каскада и возможность установки номинальной выходной мощности путем подбора величины резистора R8 в пределах 10–50 мВт. Дроссель Др1 улучшает согласование выходного каскада передатчика с укороченной антенной. В схеме применен кварцевый резонатор на 27,12 МГц.

Рис. 3.35. Принципиальная схема двухкаскадного передатчика

Детали и конструкция

В схеме передатчика все постоянные резисторы — типа МЛТ-0,125. Транзисторы можно заменить на КТ3102 с любым буквенным индексом. Конденсаторы — керамические КМ-6 или им аналогичные. Варикапную матрицу VD1 можно заменить двумя (или даже одним) варикапами КВ109 с любым буквенным индексом. При этом может понадобиться подбор резистора R1 для обеспечения заданной девиации.

Катушки L1 и L2 намотаны на каркасах диаметром 5–7 мм с резьбовым подстроечным сердечником М4 из карбонильного железа. L1 имеет 20 витков любого провода диаметром 0,2 мм. L2 — 10 витков провода диаметром 0,5 мм. Катушка L3 — бескаркасная, намотана проводом диаметром 0,8 мм на оправке диаметром 6 мм. Содержит 5 + 5 витков. Др1 — стандартный дроссель индуктивностью 4–5 мкГн. Антенна — телескопическая или штырь из толстого провода длиной 50–60 см.

Вариант печатной платы передатчика, совмещенного с шифратором, описанным в разделе 2.3.10, приведен на рис. 2.50. Нумерация деталей на плате применена сквозная, поэтому номера элементов передатчика на плате и принципиальной схеме не совпадают, что следует учесть при монтаже. Печатная плата выполнена из одностороннего стеклотекстолита толщиной 1–1,5 мм. При автономном использовании передатчика не составит труда развести печатную плату самостоятельно, используя рис. 2.50.

Настройка

Для настройки передатчика можно воспользоваться осциллографом. Необходимо, установив максимальную чувствительность канала вертикального отклонения, замкнуть накоротко щупы осциллографа и расположить их на расстоянии 5—10 см от антенны передатчика. Включив питание передатчика, поочередной подстройкой сердечников катушек L1—L3 и растягиванием (сжатием) витков L4 добиться максимального размаха колебаний на экране осциллографа.

Полезно уточнить значение генерируемой частоты так, как это рекомендовано в разделе 3.6.1. На рис. 3.36 приведен вариант передатчика, в котором можно использовать кварцевые резонаторы на 13,56–14,1 МГц с последующим умножением частоты на два. Данные катушек такие же, как и у предыдущего варианта, за исключением L2, которая должна содержать 6 витков провода диаметром 0,25 мм.

Рис. 3.36. Вариант с удвоением частоты

3.6.3. Передатчики на интегральной микросхеме

Принципиальная схема

Основные характеристики первого передатчика следующие:

♦ рабочая частота — 28 МГц;

♦ мощность передатчика — 10 мВт;

♦ девиация частоты — 2,5 кГц.

Передатчик (рис. 3.37) реализован на специализированной микросхеме, ранее использовавшейся в АМ-варианте. Отличие от последнего заключается в том, что кварцевый резонатор ZQ1 теперь подключен к модулятору на базе варикапа, имеющемуся в составе микросхемы. Катушка L1 по-прежнему используется для точной установки частоты. Командная посылка подается на потенциометр R4, с помощью которого можно регулировать девиацию частоты задающего генератора.

Усиленные колебания частотой 14 МГц поступают на вход выходного каскада, работающего в режиме удвоения частоты за счет соответствующей настройки контура L2C9. Транзистор VT2 не используется.

Рис. 3.37. Принципиальная схема передатчика на специализированной микросхеме

Детали и конструкция

Печатная плата передатчика изображена на рис. 3.38. Катушка L1 намотана на каркасе диаметром 5–6 мм с подстроечным сердечником из карбонильного железа и содержит 30 витков провода диаметром 0,12—0,15 мм. Катушка выходного контура L2 бескаркасная и наматывается на оправке диаметром 6 мм. Она содержит десять витков провода диаметром 0,7–0,8 мм, отвод делается от середины. Дроссель L3 — стандартный типа ДМ индуктивностью 4–6 мкГн. В качестве антенны передатчика можно использовать любую штыревую длиной 30–80 см.

Рис. 3.38. Печатная плата

Настройка

Настройка передатчика полностью аналогична описанной в разделе 3.5.7. В заключение устанавливается девиация. Для этой цели можно использовать собственный приемник. На вход передатчика подается командная посылка от формирователя.

Подключив осциллограф к выходу приемника (до компаратора), наблюдают прямоугольные импульсы командной посылки (приемник и передатчик разнесены на расстояние 2–3 м, антенны отключены). Вращением потенциометра R4 из левого по схеме положения необходимо поймать момент, когда амплитуда импульсов на выходе приемника перестанет нарастать.

Мощность передатчика можно легко повысить до 40–60 мВт. Для этого достаточно использовать имеющийся в микросхеме транзистор VT2. Изменения, которые необходимо произвести в схеме, изображены на рис. 339.

Рис. 3.39. Повышение мощности до 50 мВт

Катушка L2 теперь должна иметь 6 витков провода диаметром 0,25 мм и иметь такой же каркас с сердечником, что и L1. Дроссель L3 — ДМ-0,1 на 20–50 мкГн. L4 аналогична L2, но имеет 8 витков провода. Удлиняющий дроссель L5 такой же, как и в предыдущем случае.

Доработав схему так, как это показано на рис. 3.40, можно получить выходную мощность 200–500 мВт при напряжении питания 4,5–9 В соответственно. Катушка L3 здесь бескаркасная, наматывается (на оправке диаметром 3 мм) проводом 0,6 мм и содержит 15 витков с отводом от шестого (сверху по схеме). Выходной транзистор — КТ645, КТ646, КТ603Б.

Рис. 3.40. Увеличение мощности до 500 мВт

3.6.4. Передатчик повышенной мощности

Принципиальная схема

Максимальная мощность передатчиков любительской аппаратуры радиоуправления, как отмечалось ранее, может достигать 1 Вт. Вариант такого передатчика, собранного из доступных деталей, приведен на рис. 3.41. Схема задающего генератора отличается от ранее рассмотренных только номиналами отдельных деталей.

На транзисторе VT2 собран буферный каскад. Здесь, как и в оконечном усилителе, применены транзисторы р-n-р структуры, обеспечивающие возможность непосредственного крепления транзисторов к общему радиатору, например корпусу передатчика.

Буферный каскад работает в режиме класса С за счет того, что постоянная составляющая базового тока создает падение напряжения на резисторе R5, смещающее рабочую точку транзистора в область положительных напряжений на базе. Напомню, что для транзисторов р-n-р структуры положительные напряжения являются запирающими.

Рис. 3.41. Принципиальная схема передатчика мощностью 1 Вт

В выходном каскаде применено точно такое же включение, но уже двух транзисторов, соединенных параллельно по переменному току. Общей нагрузкой для них является дроссель Др1. Для еще большего уменьшения угла отсечки, что повышает КПД каскада, помимо базовых цепей установлены низкоомные резисторы и в эмиттерных цепях транзисторов. Поскольку выходная мощность передатчика достаточно велика, для эффективного снижения амплитуды высших гармоник на выходе применен двухзвенный П-образный фильтр C9-L6-C10-L7-C12, обеспечивающий ослабление ближайшей второй гармоники не хуже, чем на 32 дБ.

Второй задачей, решаемой фильтром, является согласование выходного сопротивления усилителя мощности с активной составляющей входного сопротивления антенны. Реактивная составляющая этого сопротивления компенсируется удлинительной катушкой L8. Модулирующие импульсы подаются в точку соединения элементов R1 и С1.

Детали и конструкция

Печатную плату (рис. 3.42) желательно изготовить из двухстороннего текстолита, оставив фольгу со стороны расположения деталей в качестве общего провода. Для исключения замыканий, выводов деталей на корпус отверстия под выводы раззенковываются. При использовании одностороннего текстолита может потребоваться экранировка катушек L1—L5, L8.

Рис. 3.42. Печатная плата мощного передатчика

Кварцевый резонатор в задающем генераторе может быть нормирован на любую частоту диапазона 27–28 МГц, разрешенного для аппаратуры радиоуправления. Транзистор VT1 можно заменить КТ3102 с любым буквенным индексом. Данные катушек приведены в табл.3.2. Сердечник МР-100 представляет собой винт из карбонильного железа с резьбой М4.

Все конденсаторы — керамические типа КМ-5, КМ-6 или КД. Резисторы R9, R10 должны быть рассчитаны на мощность рассеивания 0,5 Вт. Транзисторы VT2—VT4 крепятся к общему радиатору, в качестве которого удобно использовать корпус передатчика.

Настройка

Перед включением питания необходимо временно заземлить модуляционный вход. Катушка L8 не впаивается, а вместо нее короткими проводниками подключается эквивалент антенны в виде резистора на 27–33 Ом, мощностью не менее 2 Вт. Антенный выход при этом заземляется. К щупам осциллографа подключить отрезок изолированного провода длиной 10–12 см и двумя-тремя витками диаметром 1 см намотать его вокруг каркаса катушек L2, L3, обеспечив тем самым слабую индуктивную связь с генератором.

Чувствительность осциллографа устанавливается максимальной. После подачи питающего напряжения, вращением сердечников катушек L1, L2, необходимо добиться максимума амплитуды наблюдаемых колебаний. Если при вращении сердечника L1 частота наблюдаемых колебаний заметно меняется, это означает, что генератор возбуждается на паразитной частоте из-за слишком большого значения индуктивности L1. Сердечник этой катушки следует вывинчивать до тех пор, пока частота не перестанет изменяться. Если этого недостаточно, необходимо отмотать 2–3 витка.

Далее щупы осциллографа подключаются к эквиваленту антенны через гасящий резистор сопротивлением 5—10 кОм. Вращением сердечника катушки L4 получают максимум наблюдаемых колебаний. Для уточнения индуктивностей катушек L6 и L7 необходимо поочередно поднести к ним карбонильный или ферритовый сердечник. Если эта манипуляция вызывает уменьшение амплитуды выходных колебаний, то индуктивность больше необходимой, и следует слегка растянуть витки. В противном случае катушка перематывается с увеличением количества витков до 7.

В заключение устанавливается на свое место L8, и подключается штатная антенна длинной 1,2–1,5 м. Короткозамкнутые щупы осциллографа располагаются на расстоянии 10–15 см от антенны, и сердечником катушки L8 устанавливается максимальная амплитуда наблюдаемых колебаний. С помощью частотомера или приемника аппаратуры, как это было рекомендовано в разделе 3.6.1, полезно уточнить значение генерируемой частоты и, при необходимости, скорректировать ее сердечником катушки L1. Если для этого потребовалось более одного оборота сердечника, необходимо повторить предыдущие настройки еще раз, но уже с подключенной антенной. Поскольку на выходе передатчика уже присутствует сигнал, то нет необходимости переключать осциллограф в промежуточные точки, его можно оставить у антенны.

Максимальная мощность, которую можно получить на выходе передатчика предлагаемой схемы при напряжении питания 12 В, может достигать 2 Вт. Если используется именно такой источник, то мощность необходимо уменьшить до разрешенной величины, увеличивая сопротивления резисторов в эмиттерных цепях выходных транзисторов.

При отсутствии измерителя мощности ее величину можно приближенно оценить по току, потребляемому выходным каскадом. При напряжении питания 12 В и выходной мощности 2 Вт ток, потребляемый макетом передатчика, составлял величину 350 мА. Поскольку мощность, при постоянном сопротивлении нагрузки пропорциональна квадрату тока, то, очевидно, выходной мощности 1 Вт будет соответствовать ток, равный 350/√2 = 250 мА.

При желании поэкспериментировать, можно попробовать вместо двух выходных транзисторов установить один типа КТ973А. Сопротивление базового резистора при этом необходимо уменьшить до 24 Ом, а эмиттерного — увеличить до 10 Ом. Автору удалось получить в результате таких манипуляций выходную мощность 4 Вт при напряжении питания 12,6 В. Очевидно, требуемый 1 Вт можно получить при использовании питающей батареи более низкого напряжения, что немаловажно для переносной конструкции.

3.7. Расчет выходных каскадов передатчика на заданную мощность

3.7.1. Расчет дальности действия линии радиоуправления

Выходную мощность передатчика необходимо выбирать исходя из требуемой дальности действия радиолинии управления. Для ориентировочных расчетов можно пользоваться формулой, приведенной в [2]:

где Дмакс — максимальная дальность действия, м;

Р — выходная мощность передатчика, Вт;

hпер, hпр. — высоты подъема над землей передающей и приемной антенн, м;

ηпер., ηпр. — КПД передающей и приемной антенн;

hд — действующая высота приемной антенны, м;

Еа. мин — чувствительность приемника, В;

λ — длина волны, м.

Действующая высота четвертьволнового вибратора определяется формулой hд = λ/2π. Если геометрическая длина антенны (l) существенно меньше длины волны, то пользуются формулой hдl/2.

Определим для примера дальность действия канала связи со следующими характеристиками: Р = 10 мВт (0,01 Вт); Еа. мин. = 3 мкВ (3∙10-6 B); hпер = hпр = 1 м; l = 20 cm (0,2 м); ηпер. = 0,4; ηпр. = 0,2; частота передатчика f = 27,12 МГц.

Очевидно

hд = l/2 = 0,2/2 = 0,1 м; λ = С/f = 3∙108/((27,12∙106) ~= 11 м.

Подставив эти значения в формулу, получим

Примерно такими характеристиками обладают простейшие детские радиоуправляемые игрушки.

3.7.2. Расчет укороченных антенн

Антенны являются устройствами обратимыми, что означает идентичность их параметров как при работе в режиме передачи, так и в режиме приема. Несмотря на относительную конструктивную простоту этих устройств, необходимо обращать самое тщательное внимание на их согласование как с выходом передатчика, так и с входом приемника.

В противном случае энергетические характеристики радиолинии и, как следствие, дальность действия аппаратуры могут отличаться от максимально возможных в несколько раз. Учитывая обратимость антенн, рассмотрим их параметры для режима передачи.

Эквивалентную схему антенны, подключенной к выходу передатчика, можно представить в виде, изображенном на рис. 3.43.

Рис. 3.43. Эквивалентная схема передающей антенны

Сопротивление антенны в общем случае комплексное и содержит емкостную составляющую (Са), индуктивную (La) и активную (Ra = Rп + RΣ). Активное сопротивление складывается из сопротивления потерь Rп, обусловленного потерями на нагревание проводника антенны и окружающих ее проводящих элементов, и сопротивления излучения RΣ.

Это сопротивление фактически представляет собой коэффициент, связывающий между собой амплитуду напряжения на зажимах идеальной антенны и амплитуду тока на этих же зажимах. Коэффициент имеет размерность сопротивления и учитывает ту часть мощности, подводимой к антенне, которая превращается в излучение.

Элементы Са и La образуют последовательный колебательный контур. Для любой простейшей антенны в виде отрезка провода значения этих параметров всегда таковы, что в случае высокочастотных колебаний, для которых геометрическая длина провода l составляет четверть длины волны, последовательный контур оказывается настроенным в резонанс. А это значит, что его сопротивление равно нулю, и результирующее сопротивление такой антенны становится чисто активным и равным Rа. Равенство нулю реактивной составляющей антенны означает, что отражения мощности от реактивностей нет, и вся подводимая к антенне энергия рассеивается в виде тепла в Rп и в виде излучения в RΣ.

Символом Ri на рис. 3.43 обозначено внутреннее сопротивление передатчика, а Еr — развиваемая им ЭДС. Как известно, максимальная мощность из источника передается в нагрузку при условии равенства внутреннего сопротивления этого источника сопротивлению нагрузки. Для рассматриваемого случая это означает Ri = Rп + RΣ.

Для диапазона 27 МГц четверть длины волны составляет примерно 2,75 м. Практически такую антенну для переносного передатчика и, особенно, подвижной модели использовать весьма затруднительно. Реальные антенны значительно короче. Для передатчиков это 0,5–1,5 м, а для приемников и того меньше. Уменьшение геометрических размеров антенны по сравнению с λ/4 приводит к двум последствиям. Во-первых, уменьшается сопротивление излучения. Во-вторых, появляется реактивная составляющая емкостного характера.

Сопротивление излучения для несимметричных штыревых антенн, геометрическая длина которых l << λ/4, можно рассчитать по формуле

RΣ = 1600∙(hд/λ)2, (3.5)

где hд = l/2.

Реактивная составляющая сопротивления, имеющая емкостный характер, рассчитывается по формуле

Xa = Wэ∙ctg(kl), (3.6)

где k = 2π/λ — волновое число;

Wэ = 60∙[ln(2l/d0)-1] — эквивалентное волновое сопротивление провода антенны;

d0 — диаметр провода.

Для нормальной работы антенна должна иметь чисто активное сопротивление. С целью компенсации емкостной составляющей сопротивления штыревые антенны снабжаются удлинительными катушками. Индуктивное сопротивление удлинительной катушки по модулю должно равняться емкостному сопротивлению антенны. В этом случае происходит их взаимная компенсация, и сопротивление антенны становится активным и равным Rп + RΣ. Требуемую индуктивность удлинительной катушки (Ly) можно вычислить из условия равенства реактивных сопротивлений по формуле:

Lу = 1/Xa∙2π∙f0), (3.7)

где f0 — рабочая частота передатчика.

Конструктивно удлинительную катушку удобнее всего разместить у основания антенны, однако максимальный КПД антенны получается, когда она располагается на расстоянии l/3 от основания.

Число витков катушки (N) для вычисленной индуктивности определяют по формуле

где Ly выражена в мкГн; D — средний диаметр катушки в мм; l — длина намотки в мм. Для повышения КПД катушку желательно наматывать с шагом, оставляя между витками расстояние равное диаметру провода. Для точной подстройки индуктивности используются сердечники из карбонильного железа или высокочастотных ферритов марки (15—100)ВЧ. В этом случае количество витков уменьшается на 30 % от расчетного.

В заключение следует отметить, что параметры несимметричных антенн получены в предположении, что антенна находится над идеально проводящей поверхностью, как бы играющей роль второй половины антенны. На практике это означает, что общий провод передатчика должен соединяться с его корпусом. Причем чем больше проводящая масса корпуса, тем лучше. Иногда полезно к корпусу присоединять отрезок провода, играющего роль противовеса (второй, симметричной ее части). Общий провод платы должен соединяться с корпусом (противовесом) в одной точке, как можно ближе к выводу антенны. Роль противовеса может играть и тело оператора при надежном контакте рук с металлическим корпусом передатчика.

3.7.3. Расчет усилителей мощности

Результаты, хорошо согласующиеся с практикой, дает методика расчета выходного каскада, приведенная в [5]. Исходными данными для расчета являются:

♦ требуемая выходная мощность передатчика (Р1);

♦ напряжение источника питания (Uп);

♦ рабочая частота (f0);

♦ сопротивление насыщения транзистора (rн).

Процедуру расчета приведем для конкретного примера. Допустим, необходимо рассчитать выходной каскад с Р1 = 1 Вт при напряжении питания Uп = 9 В. Рабочую частоту выберем равной 28 МГц. Режим работы — класса В.

Вначале необходимо выбрать транзистор, удовлетворяющий следующим критериям: во-первых, его граничная частота, указываемая в справочниках, должна примерно в десять раз превышать рабочую, т. е. fт >= (7—10)∙f0; во-вторых, максимально допустимое напряжение на коллекторе (Uк.доп) должно минимум в два раза превышать напряжения питания; в-третьих, максимально допустимая мощность, рассеиваемая на коллекторе (Pк.доп), должна быть не меньше выходной (Р1); в-четвертых, сопротивление насыщения должно быть как можно меньшим.

Выберем транзистор КТ646А со следующими характеристиками: Pк. доп = 1 Вт, Uк. доп = 60 В, fт >= 200 МГц, Iк. mах = 1 А, h21 = 40—200, Ск = 10 пФ, Сэ = 30 пФ, rн =< 1,7 Ом, rб = 6 Ом, rэ= 0, L3 = 4 нГн.

Расчет ведется в следующей последовательности.

1. Максимально возможная амплитуда напряжения на контуре (U1)

2. Максимальное напряжение на коллекторе

Uк. max =Uп + (1,2…1,3)∙U1 = 9 + 10,66 = 19,66 < Uк, доп,

3. Требуемая амплитуда первой гармоники коллекторного тока

I1 = 2P1/U1 = 2/8,2 = 0,25 А.

4. Постоянная составляющая коллекторного тока

I0 = α0I1/α1 = 0,319 0,25/0,5 = 0,16 А.

5. Амплитуда синусоидального импульса коллекторного тока:

ImI1/α1 = 0,25/0,5 = 0,5А.

6. Максимальная мощность, потребляемая от источника питания

P0 = UпI0 = 9∙0,16 = 1,44 Вт.

7. КПД коллекторной цепи:

η = P1/P0 = 1/1,44 = 0,7.

8. Максимальная мощность, рассеиваемая на коллекторе:

Pк. mах = P0P1 = 0,44 Вт < 1 Вт.

9. Номинальное сопротивление нагрузки

Rн =U12/2P1, = 33,6 Ом.

Если в процессе расчета какая-либо величина оказалась больше допустимого значения для выбранного транзистора, то необходимо подобрать другой.

В мощных каскадах коллекторный контур часто заменяют дросселем, включая параллельно ему (по переменному) току П-образный фильтр. Амплитудно-частотная характеристика такого фильтра изображена на рис. 3.44, б, а схема выходного каскада — на рис. 3.44, а.

Преимущество фильтра перед контуром заключается в том, что помимо селектирующих свойств в отношении высших гармоник, которые можно повышать увеличением количества П-образных звеньев, фильтр обеспечивает пересчет активной составляющей сопротивления антенны на выходе (Rа) в требуемое номинальное сопротивление на входе, т. е. обеспечивает режим согласованной передачи мощности в нагрузку. Сопротивление дросселя выбирается во много раз больше номинального сопротивления нагрузки, чтобы исключить шунтирование последней. Обычно достаточно выполнить неравенство Xдр1 >= 10∙Rн

10. Индуктивность дросселя должна быть не менее

Lдр1 = 10∙Rн/2π∙f0 = 336/6,28∙28∙106 = 2 мкГн.

Стандартные дроссели изготавливаются на разные значения токов, величина которых указывается в обозначении. Поскольку максимальное значение тока коллектора равно 0,5 А, подойдут дроссели типа ДПМ-0,5 индуктивностью 2—20 мкГн. Для того чтобы исключить короткое замыкание источника питания при случайном касании антенной корпуса передатчика, до или после П-образного фильтра обычно устанавливают разделительный конденсатор на величину 10–33 нФ.

11. Величина резистора R1, устраняющего перекос импульсов коллекторного тока, равна

R1 = h21/(2πmCэ) = 100/(6,28∙28∙106∙30∙10-12) ~= 2,5 кОм.

12. Амплитуда тока базы

здесь γ(θ) = α(θ)∙(1 — cos θ).

13. Активная составляющая входного сопротивления каскада

14. Требуемая входная мощность

Рвх = 0,5/Iб2rвх = 0,5∙0,072∙8 = 0,02 Вт.

Рассчитанные rвх и Рвх являются исходными данными для расчета предшествующего каскада по точно такой же методике.

Действительно, Рвх является требуемой выходной мощностью предшествующего каскада, а rвх для него играет ту же роль, что и Ra для выходного каскада.

3.7.4. Расчет выходного П-образного фильтра

Исходными данными являются: требуемое номинальное сопротивление нагрузки выходного каскада Rн. Такое сопротивление должен иметь фильтр со стороны входа; активная составляющая сопротивления антенны Ra. Такое сопротивление фильтр должен иметь со стороны выхода; частота выходного сигнала f0.

Проведем расчет для рассмотренного в предыдущем параграфе примера. Rн = 33,6 Ом, f0 = 28 МГц (λ = 10,7 м). В качестве антенны выберем штырь диаметром d0 = 4 мм и длиной l = 150 см.

По формуле (3.5) вычислим сопротивление излучения

RΣ = 1600∙(0,75/10,7)2 = 8 Ом

Активное сопротивление антенны равно Ra = RΣ + Rп, КПД — соответственно η = RΣ/Ra. Для антенны рассматриваемого размера η ~= 30 %, поэтому Ra= 8/0,3 = 27 Ом.

Эквивалентная схема выходной цепи имеет вил, изображенный на рис. 3.45, а. Расчету подлежат величины C1, С2 и L1, обеспечивающие согласование Ra и Rн. Расчетные формулы для этих величин имеют вид [5]

В этих формулах R0— вспомогательная величина, которую задают в 2–5 раз меньше, чем наименьшее из Rа и Rн. Выбрав R0 = 9 Ом, получим: С1 = 280 пФ, С2 = 297 пФ, L1 =0,16 мкГн.

На рис. 3.45, б изображена АЧХ рассчитанной выходной цепи, полученная в системе схемотехнического моделирования Micro-Cap7. По вертикали отложен коэффициент передачи цепи по напряжению, по горизонтали — частота в мегагерцах. Если требуется увеличить крутизну спада характеристики для более эффективного подавления высших гармоник, к выходной цепи можно добавить еще точно такое же звено. Порядок его расчета полностью аналогичен описанному. Вводится еще одна дополнительная величина Rд, которая должна фигурировать в расчетах первого звена вместо Ra, а при расчетах второго — вместо Rн. Необходимо только иметь в виду, что КПД выходной цепи не равен 100 % и уменьшается с увеличением количества звеньев.

Рис. 3.45. Выходная цепь: а — схема; б — АЧХ

Более 800 000 книг и аудиокниг! 📚

Получи 2 месяца Литрес Подписки в подарок и наслаждайся неограниченным чтением

ПОЛУЧИТЬ ПОДАРОК