Фонотремометр

Фонотремометр (типа ФТ-ЗВ) предназначен для исследования тремора и координации движения (рис. 52). В приборе имеется металлический планшет с фигурными отверстиями. Концом тонкой металлической спицы-щупа нужно обвести по контуру фигурные отверстия, не задевая краев планшета. Фонотремометр позволяет проверить правильность движений, выполняемых как под контролем зрения, так и без участия зрения. Это достигается тем, что в фонотремометре, помимо электрического счетчика, применяется безынерционный тональный фиксатор, а для графической регистрации хода испытаний (тренировки во времени) предусмотрено подключение вторичного самопишущего прибора. Последнее особенно важно при комплексных энцефалографических и миографических исследованиях.

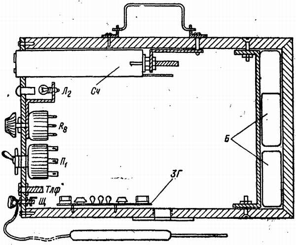
Рис. 52. Устройство фонотремометра

Устройство прибора. Электрическая схема фонотремометра ФТ-ЗВ показана на рис. 53.

Рис. 53. Принципиальная схема фонотремометра ФТ-ЗВ

Основным регистратором неправильных движений служит электромагнитный счетчик СЧ, контрольным — Л2. Сигналами неправильных движений для испытуемого являются звуковые сигналы, подаваемые на громкоговоритель Гр и головные телефоны Тлф, или зажигание лампы Л1. Счетчик типа «Физэлектроприбор» или барабанный типа РС-2.720.002.

Для подачи звуковых сигналов служит звуковой генератор на полупроводниках. Он собирается по схеме мультивибратора на двух практически любого тнпа транзисторах, желательно только, чтобы оба триода были бы одного типа (например, П13). Детали для звукового генератора лучше взять небольших размеров, например, резисторы типа УЛМ или МЛТ, а переменный резистор (регулятор тона) типа СП, но это не значит, что другие резисторы непригодны.

Схема звукового генератора рассчитана таким образом, что возможно отступление от номинальных значений (допуск) ±30 %. К звуковому генератору подключаются высокоомные головные телефоны или громкоговоритель.

Лампы Л1 и Л2 низковольтные типа МН14 (3,5 в, 0,16 а) включаются через добавочные резисторы R1 и R2.

Испытуемому может подаваться в зависимости от целей исследования только один из сигналов. Включение нужного вида сигнала осуществляется переключателем П1 (Тлф или Л1).

Для подключения самопишущей установки, подключаемой к гнездам СП, нужно подобрать добавочный резистор R7 порядка 20—100 ом.

Питание прибора осуществляется от двух соединенных последовательно батарей (любых от карманного фонарика) или сети переменного тока через понижающий трансформатор и выпрямитель. Все части прибора собираются в небольшом деревянном или металлическом корпусе. Левая боковая стенка корпуса служит панелью управления, лицевая — съемная (рис. 52).

Панель управления выполняется из качественного изоляционного материала (наиболее удобным является органическое стекло): из пластмассы и даже из хорошо обработанной фанеры.

Счетчик Сч устанавливается в верхней части панели управления. Механизм счетчика дополнительно крепится к корпусу прибора при помощи металлического угольника. Под счетчиком устанавливается линза-глазок (зеленого цвета) для контрольного светового фиксатора лампы Л2. Патроном для лампы Л2 служит металлический угольник с двумя отверстиями. В одно из них ввертывается лампа, а второе нужно для крепления патрона на резьбовой головке переменного резистора R8, устанавливаемого ниже глазка. На этой же панели укрепляются тумблер-переключатель П1, выключатель Вк1, гнезда для включения головных телефонов Тлф и клемма или гнездо Щ для подключения гибкого провода, идущего к щупу.

Звуковой генератор монтируется на съемной пластмассовой панели и крепится в нижней части корпуса на двух болтах.

В правой части корпуса находятся две соединенные последовательно батареи, которые закрепляются при помощи металлической скобы. Расположение основных деталей внутри корпуса показано на рис. 52.

Лицевая панель выполняется в виде рамки из того же материала, что и панель управления, и крепится к корпусу на шурупах для съема при смене батареи.

Рамка панели закрывается сменными металлическими планшетами с фигурными отверстиями для обвода. Такие планшеты можно сделать из листа алюминия, латуни или железа толщиной 1–1.5 мм. Отверстия вырезаются лобзиком по металлу. Размер съемных планшетов 250x150 мм. Фигурные отверстия вырезаются шириной 3,5 мм, круглые делаются различного диаметра, от 20 до 2.5 мм (20; 15; 10; 7,5; 5; 3,5; 2,5). Диаметр спицы 1,5 мм. Примеры фигур показаны на рис. 53. Планшеты закрепляются при помощи винтов с фигурными гайками (барашками). В нижней части панели установлены: основной световой фиксатор Л1 с красным светофильтром (диаметр освещаемого отверстия 50 мм), громкоговоритель и устанавливаются гнезда СП, предназначенные для подведения проводов, идущих от прибора к самописцу.

С правой стороны корпуса устанавливаются два зажима (клеммы). Они служат для подключения (при отсутствии батарей) внешних источников электрического питания, например аккумуляторов.

Для удобства переноски прибора на корпусе имеется ручка, а снизу для установки на штативе — гайки с резьбой. Соединение деталей прибора производится жестким проводом в виде так называемого «углового монтажа».

Работа с прибором. Подготовка прибора к работе осуществляется следующим образом. К зажиму Щ присоединяется наконечник гибкого провода, идущего к контактному щупу. На винтовых штырях закрепляется планшет с фигурными отверстиями.

В гнездо Тлф включается вилка шнура, идущего к головным телефонам, если не включается громкоговоритель. При необходимости объективной регистрации с отметкой времени к гнездам СП подключается самописец или электрохронограф.

В зависимости от цели исследований для испытуемого включается (переключателем П1) или звуковой генератор, работающий на головные телефоны, или световой сигнал.

Подготовленный к работе прибор устанавливается на штативе или подвешивается на стене на уровне плеча испытуемого, однако по усмотрению исследователя или врача (для больных) возможны и другие положения прибора.

При проведении исследований испытуемый берет в вытянутую руку щуп и проводит спицу внутри отверстий (щелей) планшета или удёрживает ее заданное время в круглом отверстии. Выполняя движения, обусловленные конфигурацией отверстий, или удерживая спицу, испытуемый старается не прикасаться к краям отверстий планшета. Изменение тона звукового сигнала и, зажигание лампочек световых фиксаторов свидетельствуют о касании спицей планшета, т. е. неточности движений. Одновременно счетчик Сч регистрирует количество ошибочных движений.

При подключении самопишущей установки (подразумевается подключение любого самопишущего устройства, обеспечивающего достаточную для анализа скорость продвижения лент) отметчик Отм2 также регистрирует количество и продолжительность ошибочных движений, отметчик Отм1 служит для отметки времени.

Перед работой щуп и планшет необходимо зачищать мелкой («бархотной») шкуркой, так как во время хранения поверхность металла покрывается тонкой пленкой окиси. Во избежание разряда батарей питаний не следует допускать холостых касаний планшета спицей щупа — это может привести к быстрой разрядке батарей.

Если прибор предназначен только для лечебной тренировки, то счетчик можно не ставить совсем или отключать его, чтобы меньше разряжать батареи.

Более 800 000 книг и аудиокниг! 📚

Получи 2 месяца Литрес Подписки в подарок и наслаждайся неограниченным чтением

ПОЛУЧИТЬ ПОДАРОК