Беседа 21 ВВЕДЕНИЕ В ЭЛЕКТРО- И ЦВЕТОМУЗЫКУ

По радио, телевидению, с эстрады концертных залов мы часто слушаем музыку, исполняемую на электромузыкальных инструментах. Электромузыка обязана своим появлением терменвоксу, построенному в 1921 г. советским инженером и музыкантом Л. С. Терменом. Терменвокс — бесклавишный и безгифовый электромузыкальный инструмент. В нем применены методы бесконтактного управления высотой и громкостью звука. Первый грифовый электромузыкальный инструмент появился в нашей стране в 1922 г., а первый клавишный — в 1937 г.

Все чаще стали демонстрироваться на выставках цветомузыкальные установки — устройства цветового сопровождения музыкальных произведений. Что же касается самой идеи цветомузыки, то она значительно «старше электромузыки».

Сейчас электромузыка и цветомузыка стали увлечением многих радиолюбителей. Не исключено, что они увлекут и тебя. И если случится именно так, то эта беседа поможет тебе сделать первые шаги в этой интересной области радиоэлектроники.

Начнем с элементарной музыкальной грамоты.

О НЕКОТОРЫХ СВОЙСТВАХ МУЗЫКАЛЬНОГО ЗВУКА

Любой звук, в том числе и музыкальный, прежде всего характеризуется высотой. Высота музыкального звука зависит от геометрических размеров того вибратора, который создает этот звук. Наиболее распространенными вибраторами являются струны рояля, пианино, скрипки, гитары и других струнных музыкальных инструментов.

Если тебе приходилось заглядывать внутрь рояля или пианино, то ты не мог не заметить, что их струны, создающие наиболее высокие звуки, значительно короче и тоньше струн, создающих наиболее низкие звуки.

Проведи такой опыт. Вбей в доску длиной около 1 м два гвоздя и натяни между ними тонкую спальную проволоку, рыболовную леску или прочную нитку (рис. 323). Оттяни слегка струну и отпусти. Она, колеблясь, создаст звук. Запомни высоту этого звука. Теперь найди точно середину струны, подставь под нее в этом месте какой-либо небольшой твердый предмет и заставь колебаться одну из половинок струны.

Рис. 323. Опыт со струной

Что получилось? Звук, созданный половиной струны, очень похож на звук всей струны, но он более высокий. Ты вдвое сократил геометрические размеры струны. При этом высота звука тоже удвоилась. Частотный интервал между двумя такими звуками называют октавой.

Числом октав оценивают диапазоны звуковых частот музыкальных инструментов, голоса людей, певчих птиц. Звуковой спектр пианино, например, 7 1/2 октавы. Середина клавиатуры этого музыкального инструмента показана на рис. 324.

Рис. 324. Звуки первой октавы и ее частотный диапазон

Это первая октава. Она начинается со звука «до» и кончается звуком «си». Вверх от этой октавы (на рже. 324 — вправо) идет вторая октава, за ней третья, четвертая и неполная пятая октавы, а вниз (на рис. 324 — влево) — малая октава, большая октава, контроктава и несколько клавишей субконтроктавы. Всего, таким образом, более семи октав, охватывающих диапазон звуковых частот примерно от 25 до 4000–4500 Гц. Фактически же верхний участок диапазона звуковых колебаний, возбуждаемых пианино или роялем, значительно больше — за счет гармоник звуковых колебаний основных частот.

В каждой октаве двенадцать клавиш. Из них семь белых, соответствующих звукам «до», «ре», «ми», «фа», «соль», «ля» и «си» и пять черных, соответствующих звукам «до диез» («ре бемоль»), «ре диез» («ми бемоль»), «фа диез» («ля бемоль») и «ля диез» («си бемоль»). Струна каждой клавиши настроена на строго определенную частоту колебаний. На рис. 324 частоты колебаний струн первой октавы указаны на клавишах и возле них. Посмотри на эти цифры. По ним можно судить о частотах звуков любой другой октавы. Ведь частоты звуков каждой октавы в два раза больше или меньше частот звуков соседней. Так, например, частота звука «си» первой октавы в два раза больше частоты звука «си» малой октавы, а частота звука «до» первой октавы в два раза меньше частоты звука «до» второй октавы.

При настройке музыкальных инструментов за эталон принят звук «ля» первой октавы. Частота колебаний вибраторов, создающих этот звук, равна 440 Гц. Подсчитай, какова должна быть частота «ля» других октав звукового диапазона.

Источником звука может быть головка громкоговорителя, к которой подводится переменное напряжение, например от генератора звуковой частоты. А если частоту колебаний этого генератора изменять плавно или скачкообразно? Тогда также плавно или скачкообразно будет изменяться высота звука, создаваемого головкой громкоговорителя. Этот принцип и лежит в основе работы электромузыкальных инструментов.

ТНРМЕНВОКС

Структурная схема этого исторического электромузыкального инструмента показана на рис. 325.

Рис. 325. Структурная схема терменвокса

Он состоит из двух генераторов, смесителя и усилителя 3Ч, на выход которого включена головка громкоговорителя. Частота генератора Г1 фиксированная, например 100000 Гц, частота генератора Г2 может плавно изменяться в пределах, например, от 100050 Гц до 105000 Гц. Колебания обоих генераторов подают на вход смесителя. На выходе смесителя образуются колебания, частота которых зависит от настройки контура генератора Г2 и может изменяться в довольно широких пределах. Для нашего примера наивысшая звуковая частота будет 105000 — 100000 = 5000 Гц, а наинизшая 100050 — 100000 = 50 Г'ц, т. е. она может изменяться от 50 Гц до 5 кГц. После усиления головка громкоговорителя преобразует колебания этих частот в звуки соответствующих им высот.

Исполнитель музыкального произведения изменением расстояния ладони руки относительно антенны-штыря изменяет частоту генератора с плавной настройкой. Антенна подключена к колебательному контуру этого генератора. Ладонь руки и антенна в данном случае являются ни чем иным, как обкладками конденсатора, емкость которого изменяется в зависимости от расстояния между ними. А поскольку этот «конденсатор переменной емкости» вместе с антенной подключен к колебательному контуру генератора, частота его изменяется. Это — главное в инструменте, созданном более 60 лет назад Л. С. Терменом.

Разумеется, что в этом инструменте есть узлы, позволяющие изменять тембр и громкость звука — все то, что заставляет звук «жить».

Терменвокс представляет собой относительно сложное радиотехническое устройство. Но главная сложность заключается не в конструкции, а в технике игры на этом инструменте. Не всякий музыкант может хорошо исполнять на нем произведения композиторов. И именно поэтому, на мой взгляд, тебе нецелесообразно только ради интереса браться за конструирование терменвокса, отвечающего высоким требованиям музыкального искусства.

ЗВУЧАЩАЯ КЛАВИАТУРА

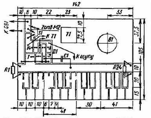
Вначале для практического знакомства с электромузыкальными инструментами (ЭМИ) можно сделать простейшее одноголосное электронное устройство, внешний вид и схема которого показаны на рис. 326.

Рис. 326. Внешний вид и схема простейшего ЭМИ

Играют на нем, касаясь клавиатуры щупом. Его музыкальный диапазон — две октавы: от «до» первой октавы до «си» второй октавы, что соответствует диапазону звуковых частот от 260 до 988 Гц. Это, конечно, не электромузыкальный инструмент в полном смысле этого слова, а всего лишь электромузыкальная игрушка, сувенир. Но на нем все же можно играть многие несложные музыкальные мелодии. Лично я слышал их в исполнении старейшего радиолюбителя Ю. Пахомова — автора этой звучащей клавиатуры.

Принципиальная схема ЭМИ должна напомнить тебе схему генератора колебаний звуковой частоты на логических элементах 2И-НЕ (см. рис. 305). Но в том генераторе частоту колебаний ты изменял плавно переменным резистором, а здесь частота колебаний изменяется скачкообразно при включении в частотозадающую цепь резисторов разных номиналов.

В устройстве работает знакомая тебе микросхема K155ЛA3, содержащая четыре логических элемента 2И-НЕ. В данном случае все ее элементы включены инверторами. Элементы D1.1, D1.2 и D1.3 образуют генератор тона, а элемент D1.4 совместно с первичной обмоткой трансформатора Т1 — усилитель мощности генерируемых колебаний звуковой частоты. Динамическая головка В1, подключенная ко вторичной обмотке трансформатора, преобразует эти колебания в звуковые разной тональности.

Питается ЭМИ от батареи 3336Л, «Планета-2» или трех элементов 322, соединенных последовательно. Максимальный потребляемый ток не превышает 30 мА.

Частота колебаний генератора тона определяется емкостью конденсатора С1 и тем из резисторов R1-R24, который через щуп S1, подключенный к выходу 8 элемента D1.3, и клавишу, соответствующую этому тону, включается в частотозадающую цепь генератора. Чем меньше сопротивление резистора, включенного в эту цепь, тем выше тон звука. Звуку «до» первой октавы соответствует включение в цепь резистора R1, а звуку «си» второй октавы включение щупом резистора R24.

Номиналы резисторов R1 — R24 подбирают опытным путем при настройке ЭМИ.

Основой ЭМИ служит плата из фольгированного стеклотекстолита. Размеры платы, конфигурация всех ее токонесущих площадок, клавиатуры и соединения деталей показаны на рис. 327.

Рис. 327. Конструкция и монтаж ЭМИ

Изолирующие прорези шириной 1–1,5 мм сделаны резаком из ножовочного полотна. Сквозные отверстия в плате выпилены под кнопочный выключатель П2К (S2), выходной трансформатор Т1 типа ТВ-12 (можно применить трансформатор от любого малогабаритного транзисторного приемника) и магнитную систему малогабаритной динамической головки 0,1ГД-6 (В1). Резисторы, конденсатор, выводные лепестки микросхемы и соединительные проводники припаивают к печатным проводникам, не просверливая отверстий в них.

Чтобы основные длинные клавиши (они обычно белые) отличались по цвету от коротких, их следует аккуратно залудить. Электролитический конденсатор С1 должен быть с возможно малым током утечки, например типа К53-1. Резисторы МЛТ-0,125 или МЛТ-0,25. Сопротивление резистора R1 не должно быть больше 1,8 кОм, а резистора R24 — не менее 300 Ом. Номиналы промежуточных резисторов отличаются от соседних: в низкочастотной части звукового диапазона на 100–150 Ом, в высокочастотной — на 30–50 Ом. Так, например, ориентировочно сопротивление резистора R2 (нота «ре» первой октавы) должно быть 1670 Ом, а резистора R23 (нота «ля» второй октавы) — 505 Ом.

Для щупа S1 используй корпус шариковой ручки или цанговый карандаш. Его металлический стержень, которым касаются клавишей во время игры, соедини гибким изолированным проводником с площадкой вывода 8 элемента D1.4. Защитную крышку корпуса с вырезом под кнопку выключателя и отверстиями против динамической головки склей из листовой пластмассы или оргалита, покрась цветной нитроэмалью иди оклей декоративной пленкой.

Настройка ЭМИ заключается в тщательном подборе резисторов R1-R24 частотозадающей цепи генератора тона. Первым подбирай резистор R1. На это время замени его последовательно соединенными переменным и постоянным резисторами сопротивлением по 1 кОм. Щупом коснись крайней левой клавиши и, пользуясь, как эталоном, роялем, пианино или баяном, переменным резистором настрой генератор на частоту, соответствующую ноте «до» первой октавы. Затем омметром измерь сопротивление временной цепочки резисторов и замени ее резистором (или несколькими резисторами) такого же номинала.

Аналогично подбирай другие резисторы частотозадающей цепи генератора тона, а затем приступай к овладению технической игры на ЭМИ.

Какие изменения или дополнения можно внести в такое ЭМИ, названное мною звучащей клавиатурой? В нем вместо микросхемы К155ЛАЗ можно использовать аналогичную ей микросхему Л133ЛАЗ, К176ЛА7. При этом никаких изменений в схему вносить не надо.

Может случиться, что у тебя не окажется фольгированного стеклотекстолита или гетинакса. В таком случае основой клавиатуры может быть пластинка органического стекла, на которую ты наклеишь полоски медной фольги. Для монтажа микросхемы, выключателя питания и электролитического конденсатора фольга не обязательна.

Следует иметь в виду, что с понижением напряжения источника питания частота колебаний генератора, а значит и тон звука ЭМИ, несколько изменяется. Но по мере разрядки батареи соотношение между смежными тональными частотами в основном сохраняется, что практически не сказывается на исполняемой мелодии. А чтобы частота тонального генератора не изменялась, питать ЭМИ надо от источника стабилизированного напряжения или от четырех элементов 343, соединенных последовательно, но через параметрический стабилизатор напряжения, в котором можно использовать стабилитрон КС139А или КС147А.

Звучания клавиатура может стать твоим подарком младшему брату или сестре, а ты займешься постройкой более сложного электромузыкального инструмента.

ЭЛЕКТРОННЫЙ РОЯЛЬ

Общее представление об устройстве и работе этого сравнительно несложного одноголосного ЭМИ дает структурная схема, изображенная на рис. 328, а. В нем, как и во многих подобных ему одноголосных инструментах, два генератора: генератор тона, частота колебаний которого управляется клавиатурой, и генератор вибрато, частота колебаний которого практически постоянна и не превышает нескольких герц. Колебания генератора вибрато модулируют колебания генератора тона; модулированные колебания усиливаются и преобразуются динамической головкой В в звуковые колебания. Благодаря генератору вибрато звук инструмента становится вибрирующим, что делает его более приятным для слуха.

Принципиальная схема электронной части такого ЭМИ показана на рис. 328, б.

Рис. 328. Структурная (а) и принципиальная (б) схемы и конструкция (в) электронного рояля

Генератор тона, в котором работают транзисторы V3 и V4, представляет собой разновидность несимметричного мультивибратора, генерирующего колебания пилообразной формы. Полный диапазон частот такого генератора может достигать четырех октав. Здесь же частота его колебаний изменяется скачкообразно при замыкании контактов клавишных переключателей S1-17, включающих в цепь эмиттера транзистора V3 резисторы R1-R17. Эти резисторы, сопротивления которых подбирают опытным путем во время настройки инструмента, образуют частотозадающую цепь генератора тона.

В частотозадающей цепи семнадцать резисторов, значит, на такое же число фиксированных частот может быть настроен и генератор тона. В нашем случае — от частоты звука «до» первой октавы до частоты звука «ми» второй октавы. Поскольку резисторы соединены между собой последовательно, фиксированная частота колебаний генератора определяется теми резисторами, которые включены в эмиттерную цепь транзистора V3. Если, например, замкнуты контакты S16, частота генератора определяется только суммарным сопротивлением резисторов R16, R17 и R28. При этом замыкание любых других, расположенных слева (по схеме) от уже замкнутых контактов, не изменяет сопротивления частотозадающей цепи и, следовательно, частоты генератора тона.

Колебания генератора тона, снимаемые с эмиттера его транзистора V3, через конденсатор С6 подаются в цепь базы транзистора V5 усилителя 3Ч.

Конденсатор С5 и переменный резистор R29, соединенные между собой последовательно и подключенные параллельно конденсатору С4 образуют цепь, с помощью которой можно осуществлять общую подстройку всех фиксированных частот генератора в пределах полутона.

Чтобы частоты генератора тона были устойчивы и не «плавали» с изменениями напряжения источника тока, в цепь питания его транзисторов включен стабилитрон V6. Он постоянно поддерживает напряжение питания генератора около 7,2 В (в зависимости от напряжения стабилизации используемого стабилитрона), а избыточное напряжение батареи GB1 гасит резистор R31.

В генераторе вибрато работают транзисторы V1 и V2. Как и генератор тона, а их схемы принципиально одинаковы, он также представляет собой несимметричный мультивибратор, но генерирует колебания частотой 5–7 Гц, определяемой конденсатором С1 и резистором R21. Колебания генератора вибрато через корректирующую цепь C2R23, выключатель S18 и фильтр R24C3 подаются к генератору тона и модулируют его колебания. Генератор вибрато может быть отключен от генератора тона выключателем S18. В этом случае звуки инструмента будут однотонными, не вибрирующими.

Усилитель 3Ч инструмента однокаскадный, на транзисторе V5. Его выходная мощность небольшая — всего 40–50 мВт. Но ее вполне достаточно для громкого звучания головки 1ГД-18 или подобной ей 1ГД-28. Тембр звука можно изменять при подключении конденсатора С7 тумблером S19 параллельно первичной обмотке выходного трансформатора Т1.

Инструмент питается от батареи напряжением 9 В. Для более продолжительной работы ее целесообразно составить из двух батарей 3336Л, обладающих значительно большей емкостью, чем «Крона» или аккумуляторная батарея 7Д-0,1.

Возможная конструкция инструмента приведена на рис. 328, в. Корпус можно сделать из сухих прямослойных дощечек и фанеры, оргалита. В передней части корпуса размещена клавиатура, внутри — монтажная плата, головка В1 с акустической доской, обтянутой декоративной тканью, и батарея питания. Рядом с батареей — тумблер S18 подключения генератора вибрато к генератору тона. Переменный резистор R29 общей подстройки фиксированных частот генератора тона и тумблер S19 изменения тембра звука инструмента размещены на дне корпуса, под клавиатурой. Резисторы частотозадающей цепи припаяны непосредственно к контактным группам клавиатуры. Крышка корпуса откидная. При поднятии стойки, удерживающей крышку, замыкаются контакты выключателя питания S20. Устройство этого выключателя показано на рис. 329.

Рис. 329. Устройство выключателя питания:

1 — стойка; 2 — винт опоры стойки; 3 — выступ стойки; 4 — контактные пружины; 5 — регулировочная пластина; 6 — опорная скоба стойки

Его контактами служат пружинные контакты от электромагнитных реле. При поднятии стойка, поворачиваясь вокруг винта 2 на угол 90°, выступом 3 на коротком конце надавливает на контакты 4 и замыкает их. Поднятая стойка длинным концом 1 упирается в углубление в откидной крышке инструмента. Зазор между разомкнутыми контактами выключателя регулируют медной пластинкой 5, имеющейся между контактными пружинами.

Конструкция клавиатуры может быть произвольной. Однако желательно, чтобы размеры клавиш соответствовали стандартным, например клавиатуре аккордеона. Свободный ход белых клавиш должен составлять 8 мм, ход черных клавиш 6 мм, зазор между клавишами должен быть 0,8–1 мм. Клавиатура рояля, о котором я здесь рассказываю, изготовлена из электротехнического картона толщиной 1–1,5 мм (рис. 330).

Рис. 330. Конструкция клавиатуры:

1 и 2 — белая и черная клавиши; 3 — подклавишный выступ; 4 — контактные пружины; 5 — прокладка (замша, сукно); 6 — фанерная пластинка; 7 — подклавишная прокладка; 8 — шнурок; 9 — гвоздь

Можно также использовать для клавиатуры склеенный в два-три слоя более тонкий глянцевый картон (некоторые папки для бумаг). Прорези в картоне, образующие клавиши, делай остро заточенным ножом по металлической линейке. Чтобы клавишам придать жесткость, приклей снизу клеем БФ-2 вырезанные по ним фанерные пластинки. Суши их под грузом, например под утюгом, нагретым до температуры 40–50 °C. А чтобы детали не приклеились к утюгу, проложи между ними два-три слоя писчей бумаги. Готовые клавиши окрась черной и белой нитроэмалью.

Для удержания клавиш на одном уровне к каждой из них прикрепи снизу шнурок, натяжение которого будешь регулировать отгибанием гвоздя, вбитого в общую рейку всей клавиатуры. Контактные пружинные клавиатуры должны быть отрегулированы так, чтобы усилие, необходимое для нажатия клавиш, было одинаковым для всех клавиш, т. е., как говорят, чтобы не было «тугих» и «слабых» клавиш. Для бесшумной работы клавиатуры в местах соприкосновения нижних выступов белых клавиш приклей полоски из бархата (или сукна), а на фанерные пластинки в местах соприкосновения подвижных контактов полоски из замши (или сукна).

Детали электронной части инструмента монтируй на плате из листового гетинакса или стеклотекстолита толщиной 1,5–2 мм (рис. 331). После настройки инструмента монтажную плату укрепи с помощью стоек на дне корпуса или акустической доске динамической головки. Для соединения монтажной платы с другими деталями инструмента используй любые монтажные провода с надежным изоляционным покрытием.

Рис. 331. Монтажная плата

Настройка инструмента заключается в точном подборе сопротивлений резисторов R1-R17 частотозадающей цепи. Генератор вибрато при этом должен быть отключен от генератора тона. Сначала подбери резистор R17. Вместо него временно включи переменный резистор на 5-10 кОм, а между его движком и контактами клавиши — кнопки S17 постоянный резистор сопротивлением 1–1,5 кОм. Изменяя сопротивление переменного резистора, установи на слух по образцовому музыкальному инструменту (рояль, пианино, аккордеон) частоту колебаний задающего генератора, соответствующую звуку «ми» второй октавы. Совпадение частот генератора и музыкального инструмента определяй по отсутствию биений. Затем омметром измерь сопротивление временно включенной цепочки резисторов и вместо них впаяй в частотозадающую цепь постоянный резистор такого же сопротивления. Если такого номинала резистора нет, то необходимое сопротивление составь из двух-трех последовательно или параллельно соединенных резисторов. Точно так же подбирай резистор R16 (клавиша «ре диез» второй октавы), а затем последовательно резисторы R15-R1.

Затем приступай к настройке генератора вибрато на частоту 5–7 Гц. Это достигается подбором емкости конденсатора C1. Но на колебания такой частоты наш слух не реагирует. Поэтому чтобы настроить генератор, придется прибегнуть к осциллографу или делать это по вибрации звуков, издаваемых инструментом. Амплитуду выходного напряжения генератора вибрато, от которого зависит глубина вибрации звука, устанавливай подбором резистора R23.

Если амплитуду вибрации нужно увеличивать, то сопротивление этого резистора уменьшай, и наоборот. В генераторе вибрато амплитуда вибрации возрастает с высотой звука. Поэтому настройку его по амплитуде следует производить при нажатии верхних клавиш инструмента.

Многоголосные ЭМИ не входят в содержание нашей беседы. А если они тебя заинтересуют, то придется обратиться к соответствующей литературе.

ЭЛЕКТРОГИТАРА

К числу электромузыкальных относятся и так называемые адаптеризованные музыкальные инструменты. Слушая выступления эстрадного оркестра, ты, вероятно, обращал внимание на то, что звуки гитары, например, идут не от нее, а от громкоговорителя. Это и есть адаптеризованная гитара. Адаптеризованными могут быть любые другие струнные или клавишные музыкальные инструменты. Но гитара дает наилучший звуковой эффект.

Адаптер — это звукосниматель, электрический датчик. С его помощью звуковые колебания струн или резонатора инструмента преобразуются в электрические колебания той же частоты и после усиления преобразуются головкой громкоговорителя в звуковые колебания воздуха. Адаптеризация не только повышает громкость музыкальных инструментов, но и придает их звучанию новые музыкальные оттенки.

Простейшим датчиком гитары может быть, например, электромагнитная система одного из излучателей головного телефона типа ТОН-1 или ТОН-2, если его мембрану скрепить с резонирующей декой гитары (рис. 332).

Рис. 332. Телефон в качестве звукоснимателя электрогитары

Колеблясь вместе с декой, мембрана изменяет состояние поля постоянного магнита, что возбуждает в катушке электромагнитной системы телефона переменное напряжение звуковой частоты, которое может быть усилено до необходимой мощности и преобразовано в звук головкой громкоговорителя.

Проверь paбoтy такого звукоснимателя на гитаре. В крышке телефона между отверстиями в ней для прохода звуковых волн сделай лобзиком пропилы, а края получившегося треугольного отверстия выровняй надфилем. К наружной стороне крышки клеем БФ-2 или нитролаком приклей три фетровые или суконные прокладки толщиной 2–3 мм. Эти прокладки будут выполнять роль амортизаторов между декой гитары и корпусом телефона. А чтобы они имели возможно гладкие поверхности, плотно прилегающие к деке инструмента, суши их после нанесения клея под теплым утюгом.

Теперь точно в центре мембраны телефона припаяй иглу — отрезок проволоки толщиной 1–1,5 мм и такой длины, чтобы его внешний заостренный конец выступал над поверхностью прокладок амортизаторов на 3–4 мм. Делай это осторожно, чтобы не деформировать мембрану. Готовый звукосниматель прикрепи к деке гитары липкой бумагой или изоляционной лентой с таким расчетом, чтобы острие иглы лишь слегка упиралось в деку. При этом мембрана ни в коем случае не должна сильно прогибаться. Иначе она станет касаться полюсных наконечников магнита и звук будет искаженным.

Звукосниматель соединяй со входом усилителя 3Ч экранированным проводом, а его экран — с общим заземленным проводником усилителя. Во время игры на гитаре попробуй звукосниматель перемещать по поверхности деки, чтобы найти такое место, где звучание музыки будет наиболее приятным.

Наиболее существенный недостаток такого электромагнитного датчика заключается о том, что он преобразует в электрический сигнал колебания не самих струн, а резонирующей деки. Стоит случайно задеть или слегка ударить по деке, и звукосниматель преобразует создающиеся при этом колебания деки в электрический сигнал-помеху. Этого недостатка нет в электромузыкальных инструментах, у которых на звукосниматель воздействуют непосредственно колебания струны.

Схему и возможную конструкцию одного из таких датчиков-звукоснимателей ты видишь на рис. 333, а. Возле полюсов постоянного магнита, на котором намотана катушка, расположена стальная струна. Подчеркиваю: стальная, т. е. ферромагнитная, ибо она должна сгущать силовые линии поля магнита между его полюсами. Колебания струны изменяют состояние магнитного поля датчика, в результате чего в его катушке индуцируется ЭДС звуковой частоты. Если возле полюсов магнита колеблются все струны гитары, то все они будут наводить в катушке электрические сигналы звуковой частоты.

Рис. 333. Электромагнитный (а) и ферритовый (б) звукосниматели

Электромагнитная система такого звукоснимателя состоит из Г-образного основания 1 и намагниченного сердечника 2 прямоугольного сечения с насаженной на него катушкой 3. Сердечник и основание образуют U-образный магнит с полюсами на обращенных кверху гранях. Звукосниматель, закрытый кожухом 4, с помощью винтов 5 и планки 6 крепят под струнами гитары на их нижней подставке. Через выводные контакты катушки электромагнитной системы датчик соединяют с входом усилителя 3Ч экранированным проводом. Размеры звукоснимателя, его деталей я не указываю, так как они зависят от конкретной конструкции гитары. Важно лишь, чтобы длина сердечника магнитной системы датчика была не меньше расстояния между крайними струнами гитары, а верхние грани магнита находились на расстоянии 3–4 мм от струны.

Для основания и крепежной планки 6 используй мягкую листовую сталь толщиной 2–2,5 мм. Сердечник представляет собой брусок из магнитного сплава или твердой углеродистой стали. Его можно изготовить из куска плоского напильника, особо тщательно обрабатывая нижнюю грань, которой он должен плотно прилегать к основанию. Приклей сердечник к основанию клеем БФ-2, а затем намагнить его, поместив внутрь катушки, через которую идет постоянный ток.

Катушка электромагнитной системы датчика должна содержать примерно 3000 витков провода ПЭВ-1 0,08-0,1. Ее надо намотать на подходящей болванке со съемными щечками, обмотать лентой из лакоткани или эластичной изоляционной лентой и плотно насадить на сердечник. Для соединения катушки с выходными зажимами (или гнездами) звукоснимателя используй тонкий многожильный монтажный провод. Картонный или сделанный из тонкой пластмассы кожух оклей изнутри медной или латунной фольгой. Она будет электростатическим экраном катушки, соедини ее с основанием датчика.

Звукосниматель готов. Укрепи его на гитаре и испытай в работе.

Можешь испытать еще одну конструкцию электромагнитного звукоснимателя, в котором роль магнитов выполняют намагниченные струны гитары (рис. 333, б). Для такого звукоснимателя потребуются семь (по числу струн) колец из феррита марки 1000НН с наружным диаметром 10 и внутренним 6 мм. Кольца аккуратно разломи на половинки. Закрепи на них проволочные выводы, а затем на полукольца намотай до заполнения провод марки ПЭВ-1. Склей полукольца клеем БФ-2, а намотанные на них катушки соедини последовательно. У тебя получатся звукоснимающие головки. Для катушек головок первой и второй струн гитары надо использовать провод ПЭВ-1 0,12, для головок остальных струн ПЭВ-1 0,1.

Головки смонтируй на штырьках или пустотелых заклепках, запрессованных в гетинаксовую плату, располагая головки так, как показано на рис. 333, б.

Обмотки всех головок соедини последовательно. К гетинаксовому основанию приклей два боковых бруска из органического стекла и две боковые щечки, вырезанные из любого изоляционного материала. В отверстия в торцах боковых брусков вверни шпильки, с помощью которых звукосниматель будешь крепить к стойке струн гитары. Выводами звукоснимателя могут быть штепсельные гнезда, запрессованные в один из боковых брусков, или зажимы.

Крепить звукосниматель на гитаре надо с таким расчетом, чтобы был удален от задней стойки струн на 30 мм (средней продольной линией), а зазоры ферритовых головок — на 1,5–2 мм от струн.

Прежде чем играть на такой электрогитаре, участки ее струн против зазоров ферритовых головок надо намагнитить, поднося магнит к каждой струне на расстояние 1,5–2 мм. При этом полюса магнита должны чередоваться от струны к струне. Колеблясь над рабочими зазорами ферритовых головок, намагниченные струны возбуждают в их обмотках электрические колебания звуковой частоты, которые и подаются на вход усилителя 3Ч.

Свободное пространство между боковыми брусками и щечками хорошо залить смолой, а еще лучше — эпоксидным клеем. Это защитит головки от возможных механических повреждений и придаст звукоснимателю прочность.

Остается ответить на вопрос, который ты, вероятно, давно хотел задать: какой усилитель можно использовать для электрогитары. Любой усилитель 3Ч со входом, рассчитанным на подключение к нему звукоснимателя для воспроизведения грамзаписи с выходной мощностью не менее 1 Вт. Если, однако, усиление окажется недостаточным для громкого звучания, придется добавить каскад предварительного усиления напряжения звуковой частоты, включив его транзистор по схеме ОЭ. Полагаю, что с этой задачей ты справишься самостоятельно.

Теперь…

О ЦВЕТОМУЗЫКЕ

Суть этого цветового эффекта, сопровождающего музыку, иллюстрирует схема, показанная на рис. 334.

Рис. 334.Схема, иллюстрирующая сущность цветомузыки

Ко входу усилителя 3Ч подключен звукосниматель В1. С выхода усилителя сигнал звуковой частоты подается на головку громкоговорителя В2 и одновременно к фильтрам высших (ФВЧ), средних (ФСЧ) и низших (ФНЧ) частот. Каждый фильтр настроен на сравнительно узкую полосу частот и пропускает через себя в основном только колебания этого участка звукового диапазона. Фильтр высших частот пропускает к лампе Н1 колебания частотой выше 2 кГц, ФСЧ к лампе Н2 — колебания частотой примерно от 200 Гц до 3 кГц, а ФНЧ к лампе Н3 — колебания частотой до 300 Гц. При этом лампы, накаливаясь в такт с силой электрического сигнала, светятся с переменной яркостью и освещают полупрозрачный экран.

Баллон лампы Н1 канала высших частот — синий (или голубой), лампы Н2 канала средних частот — зеленый, лампы Н3 канала низших частот — красный. Это три основных цвета, которые, смешиваясь, могут составить другие цвета радуги. На экране, следовательно, создается картина игры цветов разной окраски и интенсивности, дополняющая восприятие музыки.

Предлагаю для начала смонтировать простую цветомузыкальную приставку с небольшим экраном к имеющемуся у тебя усилителю 3Ч.

ЦВЕТОМУЗЫКАЛЬНАЯ ПРИСТАВКА

Схема возможного варианта такой приставки изображена на рис. 335, а. Со звуковой катушки динамической головки В усилителя 3Ч, например, транзисторного электрофона или лампового усилителя, о которых я рассказывал ранее (см. схемы на рис. 186 и 225), сигнал звуковой частоты подается на базы транзисторов V1-V3 через соответствующие им частотные фильтры. Роль фильтра канала высших частот выполняет конденсатор С1: он хорошо пропускает колебания наиболее высоких частот и оказывает значительное сопротивление колебаниям средних и низших частот. Дроссель L1 и конденсатор С2 образуют фильтр средних частот. Функцию фильтра низших частот выполняет дроссель L2, индуктивное сопротивление которого для средних и высших частот большое, а для низших малое. В коллекторные цепи транзисторов включены лампы накаливания Н1-Н3, цвета баллонов которых соответствуют принятому частотному делению колебаний звукового диапазона.

Рис. 335. Принципиальная схема светомузыкальной приставки (а) и возможная конструкция ее светорассеивающего экрана (б)

Исходное состояние транзисторов — закрытое. В это время токи коллекторных цепей транзисторов ничтожно малы и лампы, включенные в эти цепи, не светятся. Но вот заиграла музыка. В это время отрицательные полуволны сигналов, прошедших через фильтры, открывают транзистор, в их коллекторных цепях появляются токи и лампы начинают светиться. Чем сильнее электрические сигналы, тем больше открываются транзисторы и ярче светятся лампы. Если преобладают звуки низких тонов, то ярче других светится лампа красного цвета, а если высоких и средних, то синего и зеленого цветов. В результате на экране, освещающемся лампами, создаются различные цветовые гаммы.

Чтобы изменяющиеся токи транзисторов не влияли на работу усилителя, являющегося источником сигналов звуковой частоты, приставка питается от самостоятельного однополупериодного выпрямителя на диоде V4. Пульсации выпрямленного напряжения сглаживаются электролитическим конденсатором С3 большей емкости.

Транзисторы приставки могут быть низкочастотными или высокочастотными, но обязательно средней или большой мощности, например П213, П214, ГТ403, П601. Лампы накаливания от карманного электрического фонаря (3,5 В х 0,28 А). При наиболее громких звуках суммарный ток ламп приставки может достигать 0,7–0,8 А. Поэтому в выпрямителе блока питания должен работать диод, рассчитанный на выпрямленный ток около 1 А. Если не окажется такого диода, в выпрямитель можно включить четыре диода серии Д226 или Д7, соединив их по мостовой схеме.

В качестве сетевого трансформатора Т1 можно использовать выходной трансформатор кадровой развертки телевизора ТВК-110 или ТВК-90, как это было в электрофоне, или любой другой трансформатор, понижающий напряжение сети до 5–6 В. Напряжение на выходе выпрямителя должно быть не менее 7–8 В.

Дроссель L1 фильтра канала средних частот намотай на двух, сложенных вместе ферритовых кольцах 600НН с внешним диаметром 7 мм, а дроссель L2 канала низших частот — на трех, сложенных вместе, таких же кольцах. На каждый из таких сердечников надо намотать по 200 витков провода ПЭЛШО или ПЭВ-1 0,1.

Конструкция экрана с освещающими его лампами может быть такой, как на рис. 235, б. Лампы, баллоны которых окрашены цветными лаками, размещены на задней стенке ящика, оклеенного с внутренней стороны алюминиевой фольгой. Фольга (или жесть) выполняет роль рефлектора. Экраном, являющимся передней стенкой ящика, служит молочное стекло размерами не более 13х18 см. Расстояние между экраном и лампами может быть 12–15 см. От ламп идут провода к соответствующим им транзисторам, смонтированным вместе с фильтрами и блоком питания в другом ящике.

Экраном может также служить прозрачное органическое стекло, предварительно обработанное тепловым методом. Для этого пластинку органического стекла нужного размера надо нагреть над пламенем газовой горелки или костра, но осторожно, чтобы органическое стекло не воспламенилось, а затем остудить его, зажав между плоскими массивными предметами. При такой обработке органического стекла в его толще образуются газовые пузырьки, хорошо рассеивающие свет.

Советую смонтировать детали приставки на макетной панели, испытать ее в работе, и только после этого решать вопрос о ее конструкции.

Какие дополнения можно внести в цветомузыкальную приставку? В коллекторные цепи транзисторов можно включить не по одной, а по две-три, соединенные параллельно, лампы. Но тогда в выпрямителе надо будет использовать диод на ток 3–5 А, например Д242А, а транзисторы, чтобы не перегревались, установить на теплоотводящие радиаторы.

Между базами и коллекторами транзисторов можно включить переменные резисторы сопротивлением по 2–3 кОм, которые совместно с постоянными резисторами R1-R3 образуют, делители напряжений, открывающие транзисторы.

При налаживании приставки введенные сопротивления переменных резисторов подбери такими, чтобы нити накала ламп чуть светились. Этими же резисторами можно также регулировать яркость свечения ламп любого из каналов цветности.

СВЕТОДИНАМИЧЕСКАЯ УСТАНОВКА

Более сложную и технически более интересную установку для автоматического воспроизведения цветового сопровождения музыкальной программы можно построить по структурной схеме, приведенной на рис. 336.

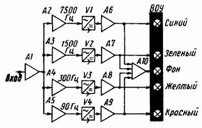
Рис. 336. Структурная схема светодинамической установки

В такой установке, предложенной Р. Абзалетдиновым из г. Москвы, четыре частотных канала, каждый из которых настроен на среднюю частоту соответствующего ему участка звукового диапазона высших-средних — на частоту 7500, средних — на частоту 1500, средних-низких — на частоту 300, низших — на частоту 90 Гц. Первому из этих частотных каналов условно присвоен синий цвет, второму — зеленый, третьему — желтый, четвертому — красный.

Электрический сигнал музыкальной программы, снимаемый с линейного выхода магнитофона, электропроигрывателя или другого звуковоспроизводящего устройства, подают на вход предварительного усилителя А1 светодинамической установки, а с его выхода — на входы активных полосовых RC-фильтров А2-А5, разделяющих всю полосу частот музыкальной программы на четыре основных участка-канала. Далее следуют амплитудные детекторы V1-V4, выпрямляющие переменные напряжения звуковых частот, выделенные RC-фильтрами.

Постоянные составляющие про детектированных сигналов усиливаются до необходимой мощности усилителями постоянного тока А6-А9. К их выходам подключены группы ламп накаливания, окрашенные в цвета, соответствующие частотным каналам, которые образуют выходное оптическое устройство (ВОУ) установки.

Одновременно сигналы с выходов усилителей А6-А9 подаются и на вход усилителя постоянного тока А10, нагруженного на группу ламп накаливания, суммарная мощность которых меньше мощности ламп любого канала цвета. Это пятый, вспомогательный канал установки — канал фона. Лампы этого канала светятся, к тому же не очень ярко, только тогда, когда на входе установки нет сигнала музыкальной программы.

Принципиальная схема такой светодинамической установки показана на рис. 337.

Рис. 337. Принципиальная схема светодинамической установки

Сигнал с линейного выхода магнитофона подается на гнезда 3 и 2 разъема X1, а от пьезокерамического звукоснимателя — на гнезда 5 и 2 (нумерация гнезд соответствует общепринятой для пятиконтактной розетки СГ-5).

Переменный резистор R3 — регулятор уровня входного сигнала. С его движка сигнал через конденсатор С1 и резистор R4 поступает на вход двухкаскадного предварительного усилителя на транзисторах V1 и V2. Транзистор V2 включен эмиттерным повторителем, что обеспечивает оптимальные условия работы активных полосовых фильтров RC, стоящих за предварительным усилителем входного сигнала. Монофонический сигнал можно подавать непосредственно на переменный резистор R3, минуя развязывающие резисторы R1 и R2 (или совсем исключив их), при этом чувствительность усилителя к слабым сигналам несколько повысится.

Переменные резисторы R8-R11, соединенные между собой параллельно и являющиеся нагрузкой транзистора V2, выполняют функцию регуляторов уровня сигналов в каждом из каналов цвета. С их движков усиленный сигнал поступает к соответствующим полосовым фильтрам.

Основные каналы светодинамической установки различаются только номиналами некоторых конденсаторов и резисторов, входящих в цепи активных фильтров RC. Поэтому расскажу тебе о работе лишь одного из них — канала низших частот, настроенного на среднюю частоту около 90 Гц.

Активный полосовой фильтр RC этого канала представляет собой двухкаскадный усилитель на транзисторах V3 и V4, охваченный частотно-зависимой обратной связью по переменному току, напряжение которой с эмиттера транзистора V4 подается в цепь базы транзистора V3. Коэффициент усиления каскада на транзисторе V3 устанавливают подбором эмиттерного резистора R12 с таким расчетом, чтобы фильтр работал на грани возбуждения. При этом полоса частот, пропускаемая фильтром, сужается, а подъем амплитудно-частотной характеристики фильтра на резонансной частоте достигает восьми-десятикратного увеличения.

С резистора R16, являющегося выходным элементом фильтра, сигнал через конденсатор С5 и резистор R18 подается к амплитудному детектору, диоды V5 и V6 которого включены по схеме удвоения выходного напряжения.

В трехкаскадном усилителе постоянного тока работают транзисторы V7, V8 и V16 разных структур, включенные по схеме ОЭ. Связь между ними непосредственная: база транзистора V16 соединена с коллектором транзистора V8, а база его — с коллектором транзистора V7 первого каскада. Пока сигнала на входе установки нет, все транзисторы усилителя закрыты и группа ламп Н6-Н9 в коллекторной цепи выходного транзистора V16 не горит. С появлением сигнала в канале транзистор V7, а за ним и транзисторы V8 и V16 открываются, и тем больше, чем больше управляющее отрицательное напряжение на выходе детектора, а значит, и базе транзистора V7. Начинает, следовательно, светиться группа ламп этого канала цвета. Кремниевый диод V9 в эмиттерной цепи транзистора VI6 термостабилизирует режим работы выходного каскада.

Аналогично работают и три других основных каналов цвета, изображенные на схеме условными прямоугольниками с цифрами частоты настройки. Предполагается, что данные всех деталей их каналов, кроме номиналов конденсаторов С2-С4 и резисторов R14 и R15, определяющих среднюю частоту настройки полосовых фильтров, такие же, как данные деталей канала 90 Гц. Номиналы этих конденсаторов и резисторов частотозадающих цепей фильтров, а также ориентировочные сопротивления резисторов R12 в каждом из четырех каналов цвета указаны в приведенной здесь таблице.

Аналогичным образом работает и усилитель постоянного тока канала фона, выполненный на транзисторах V10, V11 и V17. Управляющие им отрицательные напряжения снимаются с коллекторов транзисторов V13-V16 и через развязывающие резисторы R26-R28 и делитель R29, R30 подаются в цепь базы транзистора V10. При отсутствии сигнала на входе светодинамической установки напряжения на коллекторах транзисторов V13-V16 близки к напряжению источника питания, а отрицательное напряжение на базе транзистора V10 оказывается достаточным для поддержания его, а значит; и транзисторов V11, V17 в открытом состоянии. В это время группа ламп Н2-Н5 канала фона горит. Появление сигнала хотя бы в одном из каналов цвета приводит к уменьшению отрицательного напряжения на базе транзистора V10, в результате чего он, а вместе с ним и транзисторы V11, V17 частично закрываются, и яркость свечения ламп этого канала уменьшается. При появлении же сигнала во всех каналах цвета отрицательные напряжения на коллекторах транзисторов всех выходных каскадов усилителей тока уменьшаются почти до нуля, транзисторы усилителя тока канала фона закрываются полностью и его лампы гаснут.

Светодинамическая установка питается от сети переменного тока напряжением 220 В через понижающий трансформатор Т1 и двухполупериодный выпрямитель на диодах V21-V24, включенных по мостовой схеме. На коллекторы мощных транзисторов V13-VI7 выходных каскадов усилителей тока напряжение питания (—28 В) подается с фильтрующего конденсатора С8 через соответствующие им группы ламп выходного оптического устройства, а на все другие транзисторы — с выхода стабилизатора напряжения (—15 В), образованного последовательно соединенными стабилитронами V19, V20 и транзистором V18. Лампа Н1 — индикатор включения питания.

Вот, пожалуй, то основное, что надо знать для осмысленного подхода к конструированию такого цвете музыкального устройства.

Светодинамическая установка с выходным оптическим устройством в том виде, в каком они выполнены автором конструкции, показана на рис. 338, а монтаж деталей и узлов в корпусе — на рис. 339.

Рис. 338. Светодинамическая установка

Рис. 339. Вид на монтаж в корпусе (верхняя стенка снята)

Корпус, размеры которого зависят от габаритных размеров имеющихся деталей, сделан из пластин листового дюралюминия, скрепленных в единую конструкцию с помощью уголков и винтов. Боковые, нижняя и верхняя стенки корпуса имеют вентиляционные отверстая, снизу привернуты резиновые ножки. На лицевой панели справа — входной резистор R3, под ним — выключатель питания S1. Слева от него расположены регуляторы уровня сигналов в каналах цвета (R8-R11). Под крайним левым регулятором виднеется «глазок» индикатора включения сети.

Большая часть деталей установки смонтирована на печатной плате размерами 160х85 мм (рис. 340), выполненной из фольгированного стеклотекстолита толщиной 1,5 мм. Монтаж, конечно, может быть навесным, если в твоем распоряжении не окажется фольгированного материала, но размещение деталей на плате надо сохранить таким же. Детали канала фона смонтированы на отдельной плате размерами 40х35 мм, которая находится в другом небольшом корпусе. Мощные транзисторы V13-V17 выходных каскадов усилителей тока и транзистор V18 стабилизатора напряжения установлены на ребристых теплоотводящих радиаторах, приобретенных в магазине радиотоваров. Самодельные радиаторы должны иметь эффективную площадь рассеяния не менее 50 см2.

Рис. 340. Печатная плата и размещение деталей на ней

Все постоянные резисторы — любые малогабаритные. Электролитические конденсаторы, кроме конденсатора C5, типа К50-6 или К50-3Б (конденсатор С8 фильтра выпрямителя составлен из двух конденсаторов емкостью по 500 мкФ). Конденсатор С5 должен быть с возможно малым током утечки; этому требованию отвечают конденсаторы К53-1 или К53-4. Переменные резисторы R8-R11 — CП-I с функциональной зависимостью вида В или в крайнем случае А.

Маломощные низкочастотные р-n-р транзисторы могут быть серий МП39-МП42 со статическим коэффициентом передачи тока не менее 50 (V1, V3) и 30 (V2, V4, V7, V10). Тот из транзисторов, коэффициент h21Э которого больше, устанавливай в активном фильтре канала, настраиваемого на частоту 7500 Гц. Предоконечные транзисторы каналов обязательно должны быть кремниевыми с минимальным обратным тока коллекторного перехода. Подойдут транзисторы серий КТ312, KT315 с любым буквенным индексом.

Мощные транзисторы V13-V18 могут быть серий П213 П217 с любым буквенным индексом. Стабилитроны Д814Б и КС168A (V19, V20) можно заменить двумя другими стабилитронами, суммарное напряжение стабилизации которых будет 14–17 В. Диоды V9, VI2 в эмиттерных цепях транзисторов выходных каскадов каналов могут быть любыми из серий Д226, Д237.

Трансформатор Т1, использованный в блоке питания описываемой светодинамической установки, унифицированный ТПП267 127/220 50. Но он может быть самодельным, обеспечивающим ток нагрузки 1,5–2 А при напряжении на вторичной обмотке не менее 18 В. Иначе яркость свечения ламп выходного оптического устройства будет зависеть не от уровня входного сигнала, а от числа каналов, включенных в данный момент, и пропадет динамичность цветового сопровождения музыкальной программы. Чем больший ток может обеспечить трансформатор блока питания, тем более мощные лампы накаливания можно применять в выходном оптическом устройстве.

Для самодельного трансформатора подойдет магнитопровод, площадь сечения сердечника которого составляет 8-10 см. Его первичную обмотку можно намотать проводом ПЭВ-1 0,25-0,3, вторичную проводом ПЭБ-1 1,0–1,2. С расчетом числа витков в каждой из обмоток ты уже знаком.

Основой выходного оптического устройства установки (см. рис. 338) служит дюралюминиевая трубка диаметром 10 и длиной 300 мм, укрепленная на подставке из толстого цветного органического стекла. К трубке липкой лентой прикреплены провода в поливинилхлоридной изоляции, к оголенным концам которых припаяны группы ламп накаливания МН6,3–0,13 (на напряжение 6,3 В при токе 0,13 А) каналов цвета и фона. Окрашенные в соответствующие цвета прозрачными лаками они расположены на трубке ярусами: в нижнем — лампы канала фона, в четырех других ярусах — в произвольном порядке лампы каналов цвета.

Цветорассеивающим экраном служит цилиндрический плафон светильника, изготовленный из гранулированного полистирола, позволяющий с любой стороны наблюдать игру цветов музыкального сопровождения. Такой плафон можно приобрести в магазине электротоваров.

Теперь о налаживании. Но прежде тщательно проверь весь монтаж по принципиальной схеме установки. После включения питания группы ламп каналов должны кратковременно вспыхнуть, плавно погаснуть и тут же загореться лампы канала фона. Если будет именно так, то это свидетельствует об исправной работе усилителей постоянного тока. Может, однако, случиться, что лампы одного из каналов цвета не погаснут. Это будет признаком возбуждения активного полосового фильтра RC этого канала на его резонансной частоте. Для устранения возбуждения надо несколько увеличить сопротивление резистора R12 в эмиттерной цепи транзистора V3 фильтра.

После этого входной разъем соедини экранированным проводом с линейным выходом магнитофона или проигрывателя, проверь действие регуляторов уровней сигнала и оставь устройство включенным минут на 20–30 для установления теплового режима работы. Затем движок переменного резистора R3 установи в положение, при котором уровень входного сигнала будет равен нулю. Теперь причиной свечения ламп какого-либо из каналов цвета может быть проникновение постоянной составляющей с эмиттера транзистора V4 на вход усилителя постоянного тока этого канала через конденсатор С5, резистор R18 и диод V6. В таком случае конденсатор С5 надо будет заменить другим, с меньшим током утечки. Другая причина свечения ламп канала цвета — большой обратный ток коллекторного перехода транзистора V8. Такой транзистор придется заменить аналогичным транзистором с меньшим значением параметра IКБО.

Заключительный этан налаживания светодинамической установки — подбор желаемой яркости свечения ламп канала фона при отсутствии входного сигнала. Делай это подбором резистора R29 в базовой цепи транзистора V10 первого каскада усилителя постоянного тока.

В процессе эксплуатации светодинамической установки яркость свечения ламп каналов цвета устанавливай по своему желанию соответствующими им переменными резисторами R8-R11.

Обязательно ли экран выходного оптического устройства светодинамической установки должен иметь форму экрана? Нет, конечно. Как правило, конструкторы подобных устройств, создающих эффект игры цветов, сами, по своему вкусу, придумывают для них цветорассеивающие экраны. Но, пожалуй, чаще все же экраны делают в виде плоских ящиков, которые можно ставить на стол, переносить из одного помещения в другое, подвешивать на стене. Их передними стенками — экранами служат матовые стекла, листы полупрозрачного органического стекла, иногда подкрашенного, за которыми размещают лампы каналов цвета. На одной из боковых стенок может быть и динамическая головка для звукового сопровождения светового эффекта. Порядок размещения ламп за экраном — то же дело вкуса. Здесь твоим советчиком может быть эксперимент.

* * *

На этом я заканчиваю беседу, посвященную основам электро- и цветомузыки

Более 800 000 книг и аудиокниг! 📚

Получи 2 месяца Литрес Подписки в подарок и наслаждайся неограниченным чтением

ПОЛУЧИТЬ ПОДАРОК